Облачный
Управление сельским хозяйством
Программное обеспечение

Управляйте всеми вашими сельскохозяйственными операциями с одной платформы, от поля до теплицы. Мобильные и веб-приложения доступ из любой точки мира. Сбор данных в реальном времени, с поддержкой ИИ вашу урожайность с помощью анализа и автоматической отчетности Увеличьте на 30%.

Панель управления облачным программным обеспечением для управления сельским хозяйством Esular

Полный контроль из любой точки

Управляйте всеми вашими системами в режиме реального времени с помощью веб- и мобильных приложений. Анализируйте данные, собранные с IoT-датчиков, удаленно управляйте системами орошения и автоматизации теплиц. Принимайте более разумные решения с помощью рекомендаций на основе искусственного интеллекта.

Мобильный и веб-доступ

Доступ из любой точки мира через iOS, Android и веб-браузеры. Где бы вы ни находились, вы контролируете свое сельское хозяйство.

Данные в реальном времени

Сбор данных в реальном времени со всех датчиков. Отслеживайте влажность почвы, температуру, pH, значения EC в реальном времени и принимайте быстрые меры.

Удаленное управление

Удаленно открывайте и закрывайте клапаны орошения, окна теплиц и системы климат-контроля. Создавайте и автоматизируйте расписания.

Рекомендации ИИ

Получайте рекомендации по орошению и удобрению с помощью алгоритмов машинного обучения. Прогнозы урожайности и поддержка оптимизации.

Интуитивно понятный пользовательский интерфейс

Получите доступ ко всем своим данным одним взглядом благодаря современному и удобному дизайну панели управления. Упростите свою работу с помощью картографического вида, графиков, потока данных в реальном времени и меню быстрого доступа.

Esular Bulut Tabanlı Tarım Yönetim Yazılımı

Вид карты

Просматривайте все свои датчики и оборудование на карте. Управление и анализ на основе местоположения.

Графики данных в реальном времени

Графики, обновляемые в реальном времени. Сравнивайте прошлые данные, анализируйте тенденции.

Виджеты быстрого доступа

Получите доступ к наиболее часто используемым функциям одним щелчком мыши. Настраиваемый дизайн панели управления.

Всегда с вами через мобильное приложение

Управляйте своим сельским хозяйством со своего телефона с помощью приложений для iOS и Android. Мгновенные уведомления через push-уведомления, поддержка автономного режима и кнопки быстрого действия - вы готовы в любой момент.

Esular Mobil Uygulama - Toprak Nem Sensörü

Мгновенные уведомления

Мгновенные push-уведомления о критических событиях. Устанавливайте уровни тревоги самостоятельно.

Автономный режим

Работайте даже без интернета. Автоматическая синхронизация при установлении соединения.

Быстрое действие

Начните/остановите полив одним щелчком мыши. Быстрое вмешательство с помощью кнопки экстренной остановки.

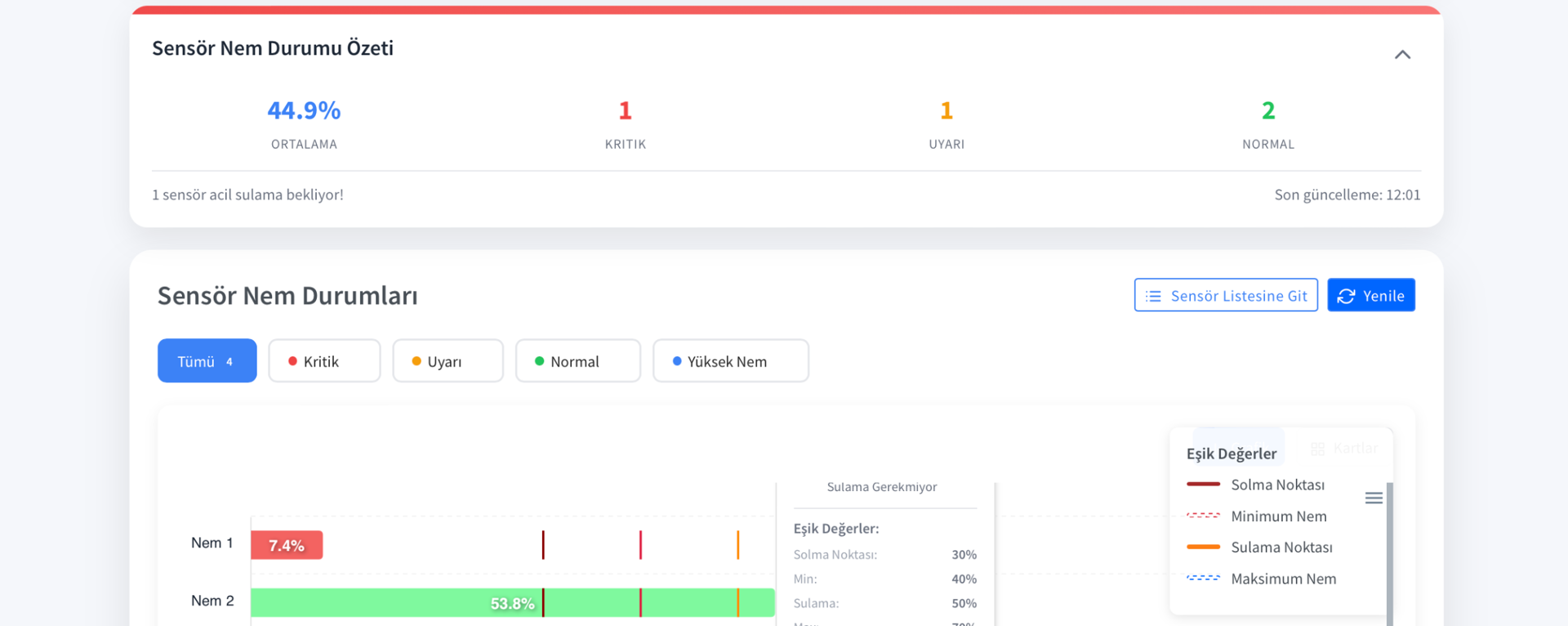
Расширенный анализ данных и отчетность

Анализируйте все данные датчиков с помощью подробных графиков и отчетов. Делайте прогнозы урожайности с помощью алгоритмов машинного обучения. Скачивайте и делитесь своими отчетами в форматах Excel и PDF.

Esular Veri Analizi Dashboard

Интерактивные графики

Сравнение данных за разные периоды времени. Инструменты масштабирования, фильтрации и детального анализа.

Прогнозы ИИ

Прогнозы урожайности на основе прошлых данных. Рекомендации по оптимизации орошения и удобрения.

Автоматическая отчетность

Автоматические ежедневные, еженедельные, ежемесячные отчеты. Загрузка в форматах Excel и PDF.

Интеграция IoT и LoRaWAN

Управляйте сотнями IoT-датчиков и устройств на одной платформе. Бесперебойная связь на расстоянии 10 км с помощью шлюза LoRaWAN. Все наши аппаратные продукты полностью интегрированы с платформой.

Esular IoT Cihaz Yönetimi

LoRaWAN шлюз

Беспроводная связь на расстоянии 10 км. Управляйте сотнями устройств с помощью одного шлюза.

Простая интеграция

Tak-çalıştır özelliği ile dakikalar içinde kurulum. Otomatik cihaz keşfi.

Безопасная связь

Сквозное шифрование. Гарантия безопасности и конфиденциальности данных.

Автоматизация и интеллектуальное программирование

Автоматизируйте системы орошения, контроля климата в теплицах и фертигации. Принимайте разумные решения на основе данных датчиков. Создавайте собственные сценарии автоматизации с помощью правил "Если-То".

Esular Otomasyon Sistemi

Программируемое орошение

Запланированные или основанные на влажности почвы программы орошения. Интеграция с прогнозом погоды.

Создание сценариев

Создавайте собственные сценарии автоматизации с помощью правил "Если-То". Безграничные возможности.

Синхронизация нескольких систем

Управляйте орошением, контролем климата и фертигацией вместе. Интегрированная автоматизация.

Безопасность и надежность

Ваши данные надежно хранятся в облачной инфраструктуре AWS. Бесперебойный сервис с гарантией доступности 99,9%, автоматическим резервным копированием и планами аварийного восстановления. Стандарты безопасности, сертифицированные по ISO 27001.

Esular Güvenlik ve Kontrol Paneli

Облачная инфраструктура AWS

Самая надежная облачная инфраструктура в мире. Автоматическое масштабирование и высокая производительность.

Автоматическое резервное копирование

Ежедневное автоматическое резервное копирование. 30-дневная история данных. Восстановление в любое время.

Авторизация пользователя

Контроль доступа на основе ролей. Поддержка нескольких пользователей и детальное управление разрешениями.

Center Pivot ve Sulama Yönetimi

Profesyonel sulama sistemleri için gelişmiş kontrol ve izleme panelleri. Pivot sulama, vana kontrolü ve sensör yönetimi tek platformda.

Center Pivot Yönetim Paneli

Center Pivot Yönetimi

Merkezi pivot izleme ve kontrol

Center Pivot Kontrol Ekranı

Pivot Kontrol Paneli

Uzaktan pivot kontrolü

Center Pivot Detaylı Görünüm

Detaylı Pivot Analizi

Performans ve verimlilik analizi

Почему облачная платформа Esular?

Оцифруйте свое сельское хозяйство с помощью современных технологий, простоты использования и мощной поддержки.

Удобный интерфейс

Минимальное время обучения благодаря интуитивно понятному и современному дизайну. Легко использовать без технических знаний. Международное использование с поддержкой нескольких языков (турецкий, английский и другие). Быстрый старт с видеоуроками и руководствами пользователя.

Постоянное обновление

Автоматические обновления благодаря облачной структуре. Новые функции и улучшения постоянно добавляются. Получите самые современные технологии без дополнительных затрат. Постоянное развитие на основе ваших отзывов.

Техническая поддержка 24/7

Наша команда экспертов всегда готова помочь вам. Быстрая поддержка через WhatsApp, телефон и электронную почту. Удаленное решение проблем. Услуги по установке системы и обучению.

Попробуйте платформу Esular сегодня

Откройте для себя все возможности платформы с бесплатной демонстрацией. Наша команда экспертов проведет для вас индивидуальную презентацию и ответит на ваши вопросы. Сделайте первый шаг к оцифровке вашего сельского хозяйства уже сегодня.

Запросить бесплатную демо-версию