Tam Əhatəli Sera Avtomatlaşdırması

İstixana
Məhsulları və Sistemləri

İqlimləndirmədən suvarmağa, gübrələmədən quyu idarəsinə qədər seranızın hər nöqtəsini tək bir ağıllı platformdan idarə edin.

12+
Sistem Modulu
%40
Məhsuldarlıq Artımı
24/7
Tam Nəzarət
Esular Ağıllı Sera Sistemləri

Sera Avtomatlaşdırma Xüsusiyyətləri

Müasir bir seranın ehtiyac duyduğu bütün texnologiyalar tək dam altında.

Seranın İqlimləndirilməsi

İstilik, soyutma və havalandırma sistemlərinin inteqrasiya olunmuş idarəçiliyi.

Kondisioner Sistemləri

Fan-pad, fogging və istilik qazanlarının avtomatik idarəsi.

İstilik və Nəmlik İzləmə

Dəqiq sensorlarla 7/24 mühit şəraitinin izlənməsi və analizi.

Pəncərə Nəzarətləri

Dam və yan havalandırma pəncərələrinin ağıllı avtomatlaşdırılması.

Torpağın Nəmliyinin Ölçülməsi

Kök bölgəsi nəmlik səviyyəsinin davamlı izlənməsi ilə optimal suvarma.

Qab (Substrat) Ölçümü

Cocopeat və daş yun üçün xüsusi sensorlarla su tərkibi izlənməsi.

Ağıllı Sulama

Bitkinin ehtiyacına görə vaxtlı və ya sensor əsaslı avtomatik suvarma.

Quyu Avtomatlaşdırması

Dərin quyu nasoslarının uzaqdan idarəsi və depo doldurma idarəçiliyi.

Havuz Avtomatlaşdırması

Suvarma hovuzlarının səviyyə izlənməsi və avtomatik doldurulması.

Avtomatik Gübrələmə

Dəqiq dozalama vahidləri ilə bitki qidalanması idarəçiliyi.

Ağıllı Gübrələm

Drenaj və işıq intensivliyinə görə optimallaşdırılmış qidalanma reseptləri.

EC və pH İzləmə

Qida məhlulunun elektrik keçiriciliyi və turşuluq nəzarəti.

Sera İqlim və Havalandırma Nəzarəti

Bitkiləriniz üçün mükəmməl mühit yaradın.

Dəqiq İstilik və Nəmlik İzləmə

Sera daxilindəki sensor şəbəkəmiz ilə istilik və nəmliyi davamlı izləyin. VPD (Buxar Təzyiqi Fərqi) hesablamaları ilə bitki stresini önləyin.

Pəncərə və Pərdə Avtomatlaşdırması

İstilik artdıqda dam pəncərələrini avtomatik açın, günəş şiddətində kölgəlik pərdələrini işə salın. Külək və yağış qorunması daxildir.

Seranın İqlimləndirilməsi

Ağıllı Suvarma və Quyuların Avtomatlaşdırılması

Suyun hər damlasından səmərəli istifadə edin.

Torpaq və Qab Ölçümü

İstər torpaqda, istərsə də kokopit qablarda istehsal edin; simsiz sensorlarımız kök bölgəsindəki nəmliyi anında ölçür və suvarmanı buna uyğun olaraq başlayır.

Quyu və Hovuz İnteqrasiyası

Suvarmağa başlamazdan əvvəl hovuzun səviyyəsini yoxlayır, lazım gələrsə quyu nasosunu işə salaraq hovuzu doldurur. Tam inteqrasiya olunmuş su idarəetməsi təmin edir.

İstixana Sulama Avtomatlaşdırması

Dəqiq Gübrələmə və EC/pH Nəzarəti

Bitkilərinizi doğru qida dəyərləri ilə böyüdün.

Avtomatik Dozajlama

İstədiyiniz EC və pH dəyərlərində qida məhlulunu avtomatik hazırlayın. Fərqli bitki qrupları üçün fərqli reseptlər yaradın.

Ağıllı Gübrələmə Alqoritmləri

Drenaj suyu analizi və ümumi işıq miqdarına (Radiasiya) görə suvarma və gübrələmə edərək gübrə qənaəti və maksimum məhsuldarlıq təmin edin.

Sera Gübrələmə Sistemi

Qabaqcıl Nəzarət İnterfeysləri

Həm mobildən, həm də vebdən seranızın bütün idarəsi barmaqlarınızın ucundadır.

Sera Veb İdarə Paneli

Veb Nəzarət Paneli

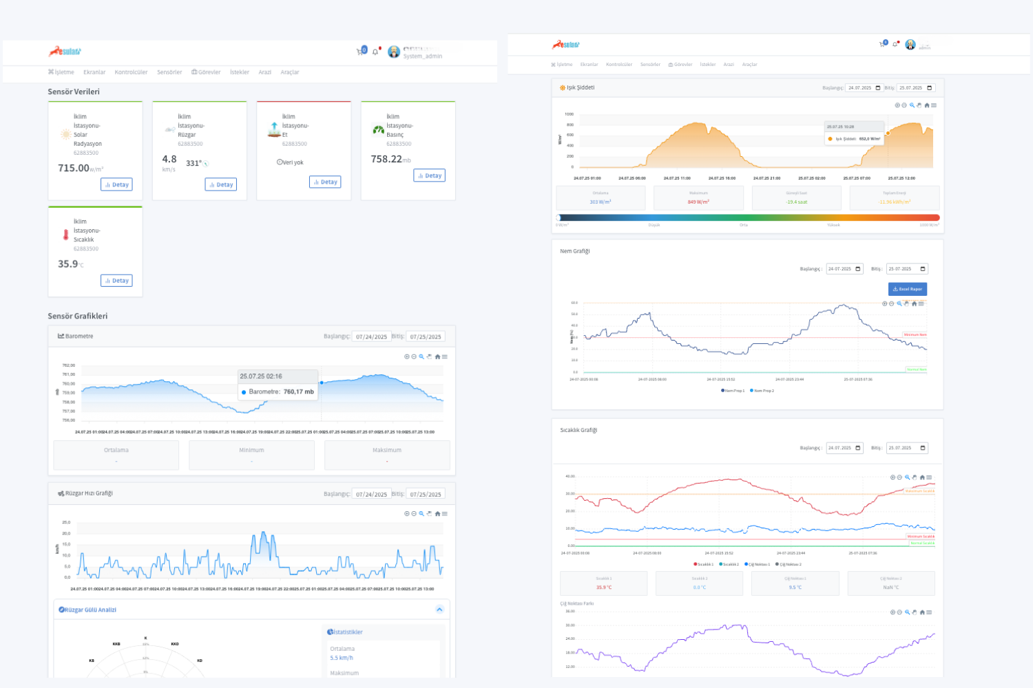
Böyük ekranlarda ətraflı analiz və hesabat. Bütün sensor məlumatlarını qrafiklərlə incələyin, keçmişə dönük tarama edin.

  • Ətraflı Qrafik Analizləri
  • Excel/PDF Hesabatı
  • Çoxsaylı İstifadəçi İdarəçiliyi
Sera Mobil Tətbiqi

Mobil Tətbiq

Sahədə və ya tətilə, seranız hər an cibinizdə. Anında bildirişlərlə kritik hallardan dərhal xəbərdar olun.

  • Anlıq Push Bildirişləri
  • Uzaqdan Cihaz Nəzarəti
  • Kritik Xəbərdarlıq İdarəetməsi
VPD Analiz Ekranı

İrəli Səviyyə Analitikası

Təkcə temperatur deyil, VPD (Buxar Təzyiqi Fərqi) və bitki stress indekslərini izləyərək məhsuldarlığınızı maksimuma çatdırın.

Niyə Esular Sera Avtomatlaşdırması?

Məhsuldarlıq Artımı

Məhsuldarlıq Artımı

Optimum iklim ve besleme koşulları ile %40'ıa varan verim artışı.

Enerji və Su Qənaəti

Enerji və Su Qənaəti

Lazımsız istilik və suvarmanın qarşısını alaraq 30%-ə qədər qənaət.

İş Qüvvəsini Azaltma

İş Qüvvəsini Azaltma

Manual nəzarətləri aradan qaldıraraq operativ səmərəlilik.

Uzaqdan İdarəetmə

Uzaqdan İdarəetmə

Seranızı dünyanın hər yerindən cibinizdən idarə edin.

Sera Avtomatlaşdırma Tətbiqi Görselleri

Sahədən və sistem interfeysindən tətbiq nümunələri.

Seranızı Gələcəyə Daşımaq

Sera avtomatlaşdırma mütəxəssislərimizlə pulsuz ilkin görüş keçirin, sizə ən uyğun sistemi layihələndirək. Məhsul artımını təmin edirik.