Nueva generación

Meteoroloji Estación

Inteligencia Climática con Soporte de IA

Lo más avanzado para su terreno sensor de viento ultrasónico y Motor de predicción de IA. Medición de precisión, predicción de heladas y seguimiento del desarrollo de las plantas en un solo dispositivo.

Sensor Ultrasónico
Con soporte de IA
Estación Meteorológica Esular
IP66
Alcance de 10 km

Inteligente Motor de Predicción

No es solo medición, es predicción del futuro. Vea los riesgos de antemano con nuestros modelos LLM.

Predicción de Heladas

Reciba alertas de riesgo de heladas con horas de antelación mediante modelos de inteligencia artificial; tome sus precauciones temprano.

Desarrollo de la Planta

Predicción de la fenología de la planta y el tiempo de cosecha con datos de radiación y suma de temperaturas.

Evapotranspiración (ET)

Calcula con precisión el requerimiento diario de agua (Evapotranspiración) mediante la ecuación de Penman-Monteith.

Integral Análisis de Datos

Viento Ultrasónico

Medición de velocidad y dirección del viento de larga duración, sin piezas móviles y sin mantenimiento.

Seguimiento de Horas de Frío

Seguimiento automático de las horas de frío críticas (Chilling Hours) para árboles frutales.

Riesgo de Enfermedades

Modelos de riesgo de enfermedades fúngicas y sistema de alerta temprana con datos de humedad y temperatura.

Almacenamiento de Energía Solar

Algoritmo de carga inteligente que optimiza la gestión de energía propia del sistema.

Superior Hardware

Sensores de Medición

  • Tipo de VientoUltrasónico
  • Velocidad del Viento0-60 m/s
  • PrecipitaciónPrecisión de 0.2 mm
  • Radiación0-2000 W/m²
  • Temperatura/HumedadSHT Industrial

Físico y Alimentación

  • Fuente de alimentaciónPanel Solar + Batería de Litio
  • Autonomía30 días sin sol
  • ProtecciónIP66 / Resistente a los rayos UV
  • CuerpoPolímero ASA

Comunicación

  • ProtocoloLoRaWAN / 4G (NB-IoT)
  • Alcance15 km (LoRa) / Ilimitado (4G)
  • Intervalo de Datos10 - 60 minutos
  • UbicaciónGPS (Opcional)

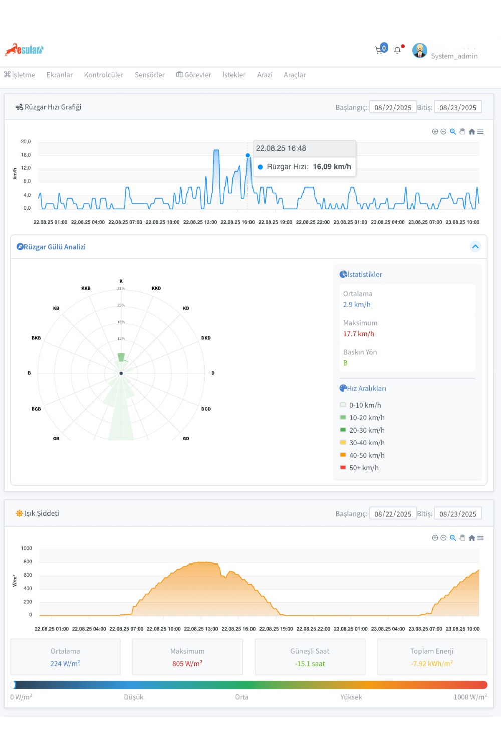
Análisis de Datos y Reportes Avanzados

Analice todos sus datos meteorológicos con gráficos e informes detallados. Vea los riesgos de antemano con predicciones apoyadas por IA. Descargue sus informes en Excel y PDF.

Panel de Análisis de Datos de la Estación Meteorológica Esular

Datos Climáticos en Vivo

Siga los datos de temperatura, humedad, viento y precipitación al instante. Todos los valores de los sensores en un solo panel.

Gráficos Interactivos

Analice datos históricos con gráficos diarios, semanales y mensuales. Funciones de zoom y filtrado.

Seguimiento basado en la ubicación

Gestione estaciones en diferentes ubicaciones desde una única plataforma. Visualización en mapa.

Totalmente Integrado con la Automatización de Invernaderos

Gestione automáticamente las ventanas, cortinas y ventiladores de su invernadero con datos climáticos exteriores.

Para todos los sectores Solución

Campo Abierto

Agricultura de Campo y Jardín

Seguimiento de heladas, riesgo de enfermedades y gestión de riego en cereales, huertos frutales y producción de hortalizas en campo abierto.

Sistemas de Invernadero

Empresas de Invernaderos

Gestione los sistemas de climatización internos (ventilación) con los datos de la estación exterior.

Paisajismo

Paisajismo Urbano

Datos de evapotranspiración (ET) de referencia para el riego inteligente en parques y jardines.

Ponga fin a la incertidumbre climática

Pase a la agricultura basada en datos con la Estación Meteorológica Esular y gestione los riesgos.