全方位温室自动化

温室
产品与系统

从气候控制到灌溉,从施肥到水井控制,通过一个智能平台管理温室的每一个环节。

12+
系统模块
%40
产量增加
24/7
全面控制
Esular 智能温室系统

温室自动化功能

现代温室所需的所有技术尽在一站式提供。

温室气候调节

加热、冷却和通风系统的集成管理。

空调系统

风扇-湿帘、造雾和加热锅炉的自动控制。

温度和湿度监测

通过精确传感器全天候监测和分析环境条件。

窗户控制

顶部和侧面通风窗的智能自动化。

土壤湿度测量

通过持续监测根区湿度水平实现最佳灌溉。

盆栽(基质)测量

使用专门用于椰糠和岩棉的传感器跟踪水分含量。

智能灌溉

根据植物需求进行定时或基于传感器的自动灌溉。

水井自动化

深井泵的远程控制和水库填充管理。

水池自动化

灌溉水池的液位监测和自动填充。

自动施肥

通过精确的计量单元进行植物营养管理。

智能施肥

根据排水和光照强度优化的营养配方。

EC 和 pH 监测

营养液的电导率和酸碱度控制。

温室气候与通风控制

为您的植物创造完美的环境。

精确的温度和湿度监测

通过我们的温室传感器网络持续监测温度和湿度。通过 VPD(饱和蒸气压差)计算防止植物压力。

窗户和遮阳帘自动化

当温度升高时自动打开天窗,当光照强烈时启用遮阳帘。包含风雨保护。

温室气候调节

智能灌溉与水井自动化

高效利用每一滴水。

土壤和花盆测量

无论是在土壤中还是在椰糠盆中生产,我们的无线传感器都能实时测量根区湿度,并据此启动灌溉。

水井和水池集成

在开始灌溉前检查水池水位,必要时启动水井泵填充水池。提供完全集成的水管理。

温室灌溉自动化

精确施肥和 EC/pH 控制

用正确的营养价值培育您的植物。

自动计量

自动制备所需 EC 和 pH 值的营养液。为不同的植物群组创建不同的配方。

智能施肥算法

根据排水分析和总光照量(辐射)进行灌溉和施肥,从而节省化肥并实现最高产量。

温室施肥系统

高级控制界面

无论是通过手机还是网页,温室的所有控制尽在掌握。

温室网页控制面板

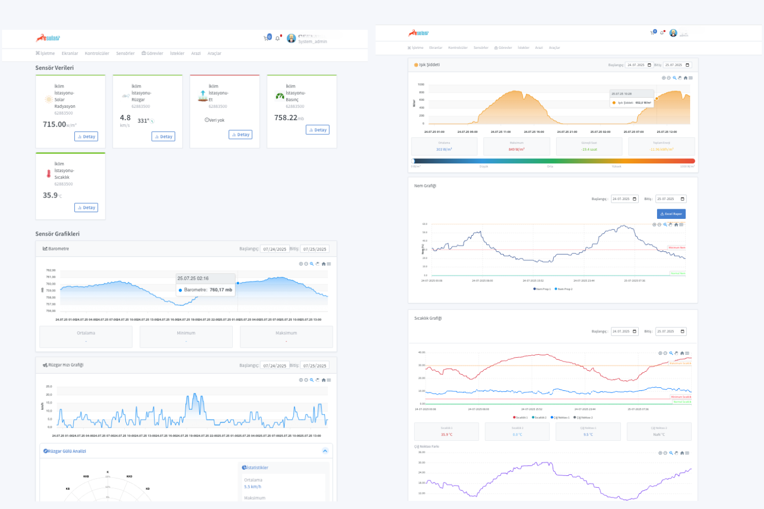
网页控制面板

在大屏幕上进行详细分析和报告。通过图表检查所有传感器数据,并进行历史回顾。

  • 详细图表分析
  • Excel/PDF 报告
  • 多用户管理
温室移动应用

移动应用程序

无论是在现场还是在度假,您的温室随时在您的口袋里。通过实时通知立即了解关键情况。

  • 实时推送通知
  • 远程设备控制
  • 关键警报管理
VPD 分析界面

高级分析

不仅关注温度,还通过跟踪 VPD(饱和蒸气压差)和植物压力指数来最大化您的产量。

为什么选择 Esular 温室自动化?

产量增加

产量增加

在最佳气候和营养条件下,产量可提高高达 40%。

节能节水

节能节水

避免不必要的加热和灌溉,节省高达 30%。

减少劳动力

减少劳动力

消除手动控制,提高运营效率。

远程管理

远程管理

随时随地通过手机管理您的温室。

温室自动化应用图像

来自现场和系统界面的应用示例。

让您的温室迈向未来

与我们的温室自动化专家进行免费初步洽谈,让我们为您设计最合适的系统。确保产量提升。