云端
农业管理
软件

从大田到温室,在一个平台上管理您所有的农业操作。 移动和网页应用 随时随地访问。实时数据采集, 人工智能驱动 通过分析和自动报告提高产量 提高 30%.

Esular 云端农业管理软件仪表板

随时随地全面控制

通过网页和移动应用实时管理您的所有系统。分析从 IoT 传感器采集的数据,远程控制灌溉和温室自动化。通过人工智能驱动的建议做出更明智的决策。

移动端和网页端访问

通过 iOS、Android 和网页浏览器随时随地访问。无论您身在何处,农业掌控尽在手中。

实时数据

从所有传感器实时采集数据。实时跟踪土壤水分、温度、pH、EC 值并快速采取行动。

远程控制

远程开关灌溉阀门、温室天窗和气候控制系统。创建程序并实现自动化。

人工智能建议

通过机器学习算法获取灌溉和施肥建议。产量预测和优化支持。

直观的用户界面

通过现代且用户友好的仪表板设计,所有数据一目了然。利用地图视图、图表、实时数据流和快速访问菜单简化您的工作。

Esular 云端农业管理软件

地图视图

在地图上查看您所有的传感器和设备。基于位置的管理和分析。

实时数据图表

实时更新的图表。对比历史数据,分析趋势。

快速访问小组件

一键访问最常用的功能。可自定义的仪表板设计。

移动应用随身行

通过 iOS 和 Android 应用在手机上管理您的农业。通过推送通知实现实时提醒,支持离线模式和快速行动按钮,让您随时准备就绪。

Esular 移动应用 - 土壤水分传感器

实时通知

针对关键事件的即时推送通知。自行设置报警级别。

离线模式

无需网络也可工作。恢复连接时自动同步。

快速行动

一键启动/停止灌溉。通过紧急停止按钮快速干预。

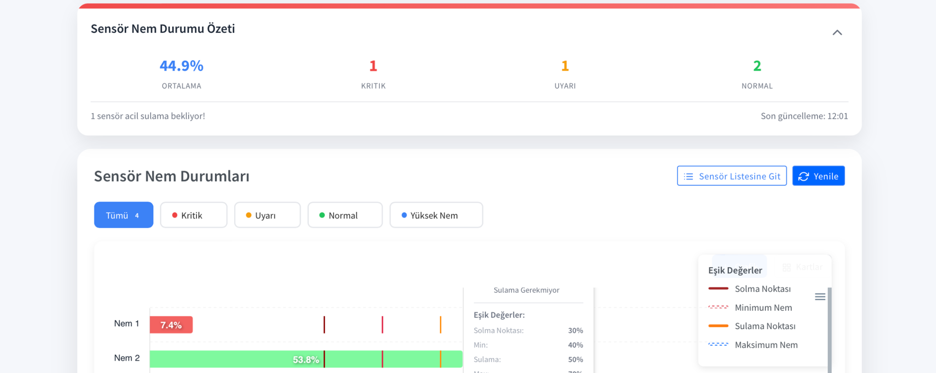
高级数据分析和报告

通过详细的图表和报告分析您所有的传感器数据。利用机器学习算法进行产量预测。下载并分享 Excel 和 PDF 格式的报告。

Esular 数据分析仪表板

交互式图表

不同时间段的数据对比。缩放、过滤和详细分析工具。

人工智能预测

基于历史数据的产量预测。灌溉和施肥优化建议。

自动报告

日、周、月自动报告。支持 Excel 和 PDF 格式下载。

IoT 和 LoRaWAN 集成

在一个平台上管理数百个 IoT 传感器和设备。通过 LoRaWAN 网关在 10 公里范围内实现无缝通信。我们所有的硬件产品均与平台完全集成。

Esular IoT 设备管理

LoRaWAN 网关

10 公里范围无线通信。通过单个网关管理数百台设备。

易于集成

即插即用功能,数分钟内完成安装。自动设备发现。

安全通信

端到端加密。数据安全和隐私保证。

自动化和智能编程

自动化您的灌溉、温室气候控制和水肥一体化系统。基于传感器数据做出智能决策。通过 If-Then-Else 规则创建您自己的自动化场景。

Esular 自动化系统

定时灌溉

基于定时或土壤水分的灌溉程序。天气预报集成。

场景创建

通过 If-Then-Else 规则建立您自己的自动化场景。无限可能。

多系统同步

协同管理灌溉、气候控制和水肥一体化。集成自动化。

安全性和可靠性

您的数据安全地存储在 AWS 云基础设施中。99.9% 的正常运行时间保证、自动备份和灾难恢复计划提供不间断服务。符合 ISO 27001 认证的安全标准。

Esular 安全和控制面板

AWS 云基础设施

全球最可靠的云基础设施。自动扩展和高性能。

自动备份

每日自动备份。30 天数据历史。随时恢复。

用户授权

基于角色的访问控制。支持多用户和详细的权限管理。

中心支轴式和灌溉管理

用于专业灌溉系统的先进控制和监控面板。圆形喷灌、阀门控制和传感器管理集于一个平台。

中心支轴式管理面板

中心支轴式管理

中央圆形喷灌监控

中心支轴式控制屏幕

圆形喷灌控制面板

远程圆形喷灌控制

中心支轴式喷灌详细视图

圆形喷灌详细分析

性能和效率分析

为什么选择 Esular 云平台?

利用现代技术、简便操作和强大支持,实现农业数字化。

用户友好界面

直观且现代的设计,学习时间极短。无需技术知识即可轻松使用。支持多语言(土耳其语、英语等),适合国际使用。通过视频教程和用户手册快速入门。

持续更新

得益于云端架构,实现自动更新。不断添加新功能和改进。无需额外费用即可拥有最新技术。根据您的反馈不断发展。

7/24 技术支持

我们的专家团队随时在您身边。通过 WhatsApp、电话和电子邮件提供快速支持。通过远程连接解决问题。系统安装和培训服务。

立即试用 Esular 平台

通过免费演示探索平台的所有功能。我们的专家团队将为您提供专属演示并回答您的问题。今天就迈出农业数字化的第一步。

申请免费演示