Yapay Zeka Destekli Sulama ile Tarımsal Su İsrafını Önleme
Türkiye, ciddi bir kuraklık tehdidi ile karşı karşıya. Tarım, ülkemizin su kaynaklarının yaklaşık %70’ini kullanırken, geleneksel yöntemler nedeniyle bu suyun önemli bir kısmı israf oluyor. Rakamlar çarpıcı: Tarımsal sulamada yaşanan yıllık kayıp 25 milyar metreküpü buluyor. Bu, Türkiye’nin toplam yıllık su tüketiminin neredeyse yarısı demek. İklim değişikliğinin etkileri artarken, bu değerli kaynağı “tahminlere” veya “alışkanlıklara” göre yönetmek artık bir seçenek değil.
Neyse ki, dijital tarım çağı bu büyük soruna somut bir çözüm sunuyor: Yapay Zeka (AI) destekli akıllı sulama. Yapay zeka, sulama yönetimini bir tahminden bilime dönüştürerek riskleri azaltır ve veriye dayalı kararlar almayı sağlar. Esular olarak geliştirdiğimiz kablosuz tarım teknolojileri, bu dönüşümün merkezinde yer alıyor.
Veriye Dayalı Olmayan Sulamanın Riskleri
Geleneksel sulama, genellikle “toprak kuruyunca sula” mantığına dayanır. Ancak bu basit yaklaşım, modern tarımın karmaşık risklerini yönetemez:
- Bitki Stresi: Gözle görülen kuraklık belirtisi, bitkinin çoktan strese girdiği anlamına gelir. Bu durum, geri dönülmez verim kaybına yol açar.
- Hastalık Riski: Gereğinden fazla sulama, toprağın sürekli ıslak kalmasına neden olarak kök çürüklüğü ve mantar hastalıkları için ideal ortamı yaratır.
- Gübre İsrafı: Aşırı sulama, topraktaki değerli gübreyi yıkayarak kök bölgesinin dışına taşır. Bu, hem maliyet kaybı hem de çevre kirliliğidir.
- İklim Riskleri: Ani don olayları veya beklenmedik sıcak hava dalgaları, yanlış zamanda yapılan sulama ile birleştiğinde felakete yol açabilir.
Sonuç olarak, veriye dayalı olmayan kararlar su, enerji, gübre ve en önemlisi emek israfına neden olur.
Yapay Zeka Sulamayı Nasıl Akıllı Hale Getirir?
Esular’ın yapay zeka destekli sulama platformu, “İzle, Öğren, Yönet” prensibiyle çalışır. Bu döngü, tarımsal su israfını önlemenin temelini oluşturur.
1. İzle: Gerçek Zamanlı Veri Toplama
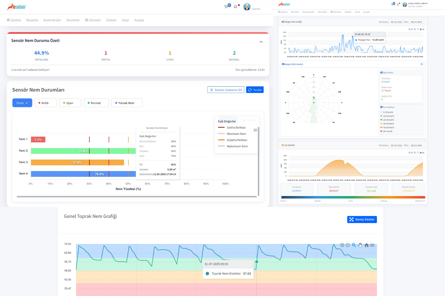
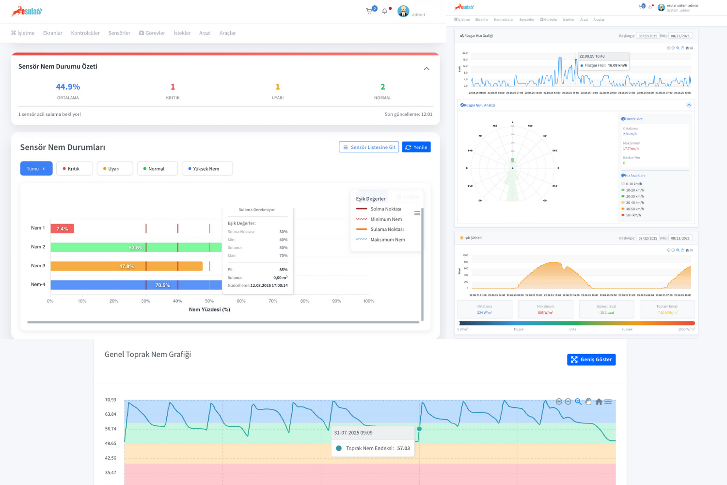
Yapay zeka, karar vermek için veriye ihtiyaç duyar. Esular ekosistemi, bu veriyi tarlanızın her köşesinden kablosuz olarak toplar:
- Kablosuz Toprak Nem Sensörleri: Tarlanıza yerleştirilen Esular toprak nem sensörleri, bitkinin kök bölgesindeki nemi farklı derinliklerde (örn. 30-60-90 cm) anlık olarak ölçer.
- Tarımsal İklim İstasyonları: Esular İklim İstasyonu, yağış miktarını, hava sıcaklığını, nemi ve rüzgar hızını ölçerek yerel hava koşullarını rapora dahil eder.

2. Öğren: Veriye Dayalı Analiz ve Tahminleme
Toplanan veriler, Esular’ın bulut tabanlı yapay zeka platformuna aktarılır. Burada sadece mevcut durum değil, gelecekteki ihtiyaçlar da hesaplanır:
- Bitki Su Tüketimi (ETo): Sistem, iklim verilerini (sıcaklık, nem, güneş radyasyonu) kullanarak bitkinin ne kadar su tüketeceğini (Evapotranspirasyon) hesaplar.
- Hava Durumu Entegrasyonu: Yapay zeka, önümüzdeki 48 saatlik yağış tahminlerini analiz eder. Eğer yağmur bekleniyorsa, sulama planını otomatik olarak erteler.
- Risk Analizi: Don riski veya aşırı sıcaklık dalgaları gibi riskler önceden tespit edilir.
3. Yönet: Otomatik ve Hassas Uygulama
Yapay zeka, tüm bu analizler sonucunda en doğru kararı verir ve sulama sistemini otomatik olarak yönetir:
- Akıllı Vana Kontrolü: Toprak nemi “Sulama Noktası” eşiğine geldiğinde, sistem kablosuz vana kontrol ünitelerine komut gönderir ve sulama başlar.
- Otomatik Durdurma: Nem seviyesi “Tarla Kapasitesi” eşiğine ulaştığında sulama otomatik olarak durdurulur. Böylece bir damla su bile israf edilmez.
- Uzaktan Kontrol: Çiftçi tüm bu süreci mobil uygulamadan (iOS & Android) izleyebilir ve gerektiğinde manuel müdahalede bulunabilir.
Yapay zeka platformunun verdiği kararlar, sahada Esular Smart Valve gibi kablosuz kontrol cihazları tarafından uygulanır. Bu cihazlar, güneş enerjisiyle çalışır ve 10 km’ye kadar kablosuz menzile sahiptir.
Yapay Zeka Sadece Suyu Değil, Riski de Yönetir
Tarımsal su israfını önlemek sadece su vermeyi durdurmak değil, aynı zamanda riskleri yönetmektir. Yapay zeka, geleneksel otomasyonun yapamadığını yapar: öngörüde bulunur.
Don Riski ve Yanlış Sulama
Geleneksel Hata: Çiftçi, akşam saatlerinde toprağın kuru olduğunu düşünerek sulama yapar. Ancak gece don bekleniyorsa, bu ıslaklık don hasarını çok daha şiddetli hale getirir.
Yapay Zeka Çözümü: Esular İklim İstasyonu ve AI platformu, don riskini tespit ettiğinde sulama programını otomatik olarak durdurur ve çiftçiye “Don Riski: Sulama Durduruldu” bildirimini gönderir.
Tuzluluk ve Gübre Yıkanması Riski
Geleneksel Hata: Toprağın tuzluluk (EC) seviyesini bilmeden sürekli aynı miktarda sulama yapmak, gübrelerin kök bölgesinden yıkanmasına veya toprakta tuz birikmesine neden olur.
Yapay Zeka Çözümü: EC ölçerli toprak nem sensörleri kullanan sistem, topraktaki besin yoğunluğunu izler. Gübre yıkandığında veya tuzluluk arttığında sulama stratejisini değiştirir ve otomatik gübreleme (fertigasyon) sistemini bilgilendirir.

Sonuç: 25 Milyar Metreküp Kaybı Önlemek Mümkün
Tarımsal su israfı, Türkiye’nin en büyük ekonomik ve ekolojik sorunlarından biridir. Ancak bu, kader değildir. Yapay zeka destekli akıllı sulama sistemleri, bu israfı önlemek için en güçlü aracımızdır.
Esular olarak, TÜBİTAK ve Avrupa Birliği HORIZON projeleriyle desteklenen Ar-Ge gücümüz ile geliştirdiğimiz teknolojiler, tahminlere dayalı sulamayı sona erdiriyor. 300’den fazla müşterimiz ve 3000’den fazla aktif IoT cihazımızla sahada kanıtlanmış sonuçlar elde ediyoruz:
- %50’ye Varan Su Tasarrufu
- %30’a Varan Enerji Tasarrufu
- %30’a Varan Verim Artışı
Geleceğin tarımını bugünden inşa etmek, su kaynaklarımızı korumak ve verimliliğinizi artırmak için Esular’ın yapay zeka destekli çözümleriyle tanışın.
Tarımsal İsrafı Durdurmak İçin İlk Adımı Atın
Araziniz için ücretsiz keşif ve yapay zeka destekli sulama projelendirmesi için uzman ekibimizle iletişime geçin.
📞 Santral: 0850 303 49 91
📱 WhatsApp: 0541 247 45 05
✉️ E-posta: info@esular.com
🌐 Web: www.esular.com
⚠️ Fiyatlar değişebilir. Bu içerikte belirtilen ürünlerin fiyatları, yayınlanma tarihinden önceki liste fiyatlarıdır. Güncel kampanyalar ve fiyatlar için store.esular.com adresini ziyaret ediniz.
Yorumlar