Bulut Tabanlı
Tarım Yönetim
Yazılımı

Tarladan seraya, tüm tarımsal operasyonlarınızı tek bir platformdan yönetin. Mobil ve web uygulamalar ile her yerden erişim. Gerçek zamanlı veri toplama, yapay zeka destekli analiz ve otomatik raporlama ile veriminizi %30 artırın.

Esular Bulut Tabanlı Tarım Yönetim Yazılımı Dashboard

Her Yerden Tam Kontrol

Web ve mobil uygulamalar ile tüm sistemlerinizi gerçek zamanlı yönetin. IoT sensörlerden toplanan verileri analiz edin, sulama ve sera otomasyonunu uzaktan kontrol edin. Yapay zeka destekli öneriler ile daha akıllı kararlar alın.

Mobil & Web Erişim

iOS, Android ve web tarayıcılarından her yerden erişim. Dünyanın neresinde olursanız olun tarımınızın kontrolü elinizde.

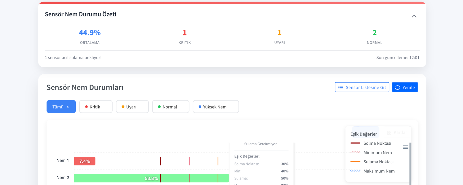
Gerçek Zamanlı Veri

Tüm sensörlerden anlık veri toplama. Toprak nemi, sıcaklık, pH, EC değerlerini canlı takip edin ve hızlı aksiyon alın.

Uzaktan Kontrol

Sulama vanalarını, sera pencerelerini ve iklim kontrol sistemlerini uzaktan açıp kapatın. Programlar oluşturun ve otomatikleştirin.

Yapay Zeka Önerileri

Makine öğrenmesi algoritmaları ile sulama ve gübreleme önerileri alın. Verim tahminleri ve optimizasyon desteği.

Sezgisel Kullanıcı Arayüzü

Modern ve kullanıcı dostu dashboard tasarımı ile tüm verilerinize tek bakışta ulaşın. Harita görünümü, grafikler, canlı veri akışı ve hızlı erişim menüleri ile işlerinizi kolaylaştırın.

Esular Bulut Tabanlı Tarım Yönetim Yazılımı

Harita Görünümü

Tüm sensörlerinizi ve ekipmanlarınızı harita üzerinde görün. Lokasyon bazlı yönetim ve analiz.

Canlı Veri Grafikleri

Gerçek zamanlı güncellenen grafikler. Geçmiş verileri karşılaştırın, trendleri analiz edin.

Hızlı Erişim Widgets

En çok kullandığınız özelliklere tek tıkla ulaşın. Özelleştirilebilir dashboard tasarımı.

Mobil Uygulama ile Her Yerde Yanınızda

iOS ve Android uygulamaları ile tarımınızı cebinizden yönetin. Push notification ile anlık bildirimler, offline mod desteği ve hızlı aksiyon butonları ile her an hazırsınız.

Esular Mobil Uygulama - Toprak Nem Sensörü

Anlık Bildirimler

Kritik olaylar için anında push notification. Alarm seviyelerini kendiniz belirleyin.

Offline Mod

İnternet olmadan da çalışın. Bağlantı kurulduğunda otomatik senkronizasyon.

Hızlı Aksiyon

Tek tıkla sulama başlat/durdur. Acil durum stop butonu ile hızlı müdahale.

Gelişmiş Veri Analizi ve Raporlama

Tüm sensör verilerinizi detaylı grafikler ve raporlarla analiz edin. Makine öğrenmesi algoritmaları ile verim tahminleri yapın. Excel ve PDF olarak raporlarınızı indirin ve paylaşın.

Esular Veri Analizi Dashboard

İnteraktif Grafikler

Farklı zaman aralıklarında veri karşılaştırması. Zoom, filtreleme ve detaylı analiz araçları.

Yapay Zeka Tahminleri

Geçmiş verilere dayalı verim tahminleri. Sulama ve gübreleme optimizasyon önerileri.

Otomatik Raporlama

Günlük, haftalık, aylık otomatik raporlar. Excel ve PDF formatında indirme.

IoT ve LoRaWAN Entegrasyonu

Yüzlerce IoT sensör ve cihazı tek platformda yönetin. LoRaWAN gateway ile 10 km menzilde kesintisiz iletişim. Tüm donanım ürünlerimiz platform ile tam entegre çalışır.

Esular IoT Cihaz Yönetimi

LoRaWAN Gateway

10 km menzilli kablosuz iletişim. Yüzlerce cihazı tek gateway ile yönetin.

Kolay Entegrasyon

Tak-çalıştır özelliği ile dakikalar içinde kurulum. Otomatik cihaz keşfi.

Güvenli İletişim

End-to-end şifreleme. Veri güvenliği ve gizlilik garantisi.

Otomasyon ve Akıllı Programlama

Sulama, sera iklim kontrolü ve fertigasyon sistemlerinizi otomatikleştirin. Sensör verilerine dayalı akıllı kararlar alın. If-Then-Else kuralları ile kendi otomasyon senaryolarınızı oluşturun.

Esular Otomasyon Sistemi

Programlı Sulama

Zamanlı veya toprak nem bazlı sulama programları. Hava durumu entegrasyonu.

Senaryo Oluşturma

If-Then-Else kuralları ile kendi otomasyon senaryolarınızı kurun. Sınırsız olasılık.

Çoklu Sistem Senkronizasyonu

Sulama, iklim kontrolü ve fertigasyonu birlikte yönetin. Entegre otomasyon.

Güvenlik ve Güvenilirlik

Verileriniz AWS bulut altyapısında güvenli şekilde saklanır. %99.9 uptime garantisi, otomatik yedekleme ve felaket kurtarma planları ile kesintisiz hizmet. ISO 27001 sertifikalı güvenlik standartları.

Esular Güvenlik ve Kontrol Paneli

AWS Bulut Altyapısı

Dünyanın en güvenilir bulut altyapısı. Otomatik ölçeklendirme ve yüksek performans.

Otomatik Yedekleme

Günlük otomatik yedekleme. 30 günlük veri geçmişi. İstediğiniz zaman geri yükleme.

Kullanıcı Yetkilendirme

Rol bazlı erişim kontrolü. Çoklu kullanıcı desteği ve detaylı yetki yönetimi.

Center Pivot ve Sulama Yönetimi

Profesyonel sulama sistemleri için gelişmiş kontrol ve izleme panelleri. Pivot sulama, vana kontrolü ve sensör yönetimi tek platformda.

Center Pivot Yönetim Paneli

Center Pivot Yönetimi

Merkezi pivot izleme ve kontrol

Center Pivot Kontrol Ekranı

Pivot Kontrol Paneli

Uzaktan pivot kontrolü

Center Pivot Detaylı Görünüm

Detaylı Pivot Analizi

Performans ve verimlilik analizi

Neden Esular Bulut Platformu?

Modern teknoloji, kolay kullanım ve güçlü destek ile tarımınızı dijitalleştirin.

Kullanıcı Dostu Arayüz

Sezgisel ve modern tasarım ile öğrenme süresi minimum. Teknik bilgi gerektirmeden kolayca kullanın. Çoklu dil desteği (Türkçe, İngilizce ve daha fazlası) ile uluslararası kullanım. Video eğitimler ve kullanım kılavuzları ile hızlı başlangıç.

Sürekli Güncelleme

Bulut tabanlı yapı sayesinde otomatik güncellemeler. Yeni özellikler ve iyileştirmeler sürekli eklenir. Ek maliyet olmadan en güncel teknolojiye sahip olun. Geri bildirimleriniz doğrultusunda sürekli gelişim.

7/24 Teknik Destek

Uzman ekibimiz her zaman yanınızda. WhatsApp, telefon ve e-posta ile hızlı destek. Uzaktan bağlanarak sorun çözme. Sistem kurulumu ve eğitim hizmetleri.

Esular Platformunu Bugün Deneyin

Ücretsiz demo ile platformun tüm özelliklerini keşfedin. Uzman ekibimiz size özel sunum yapacak ve sorularınızı yanıtlayacak. Tarımınızı dijitalleştirmenin ilk adımını bugün atın.

Ücretsiz Demo Talep Et