Kablosuz Pilli
Bodenfeuchtesensor
Messen Sie mit LoRaWAN-Technologie 5-10 km Reichweite, Solarbatterie, Bodenfeuchte, Temperatur und EC in 4 verschiedenen Tiefen. %40'a varan su tasarrufu liefern.
Toprak Nem Sensörü Görselleri
Farklı açılardan sensörlerimizi inceleyin
Smart-Soil Bodenfeuchtesensoren
Wählen Sie das passende Sensormodell für Ihre Bedürfnisse
Smart-Soil 3 Solar
Ideal für kleine und mittlere landwirtschaftliche Flächen. Feuchtigkeitsmessung in 3 verschiedenen Tiefen.
- 30 - 60 - 90 cm derinlik
- Güneş paneli + 5000 mAh pil
- LoRaWAN 5 km menzil
- Nem + Sıcaklık ölçümü
- IP68 wasserdicht
Smart-Soil 4 Solar
Profesyonel ve büyük ölçekli tarım alanları için. 4 derinlikte detaylı analiz.
- 30 - 60 - 90 - 120 cm derinlik
- Güneş paneli + 5000 mAh pil
- LoRaWAN 10 km menzil
- Nem + Sıcaklık + EC ölçümü
- IP68 wasserdicht
- Gelişmiş toprak profili analizi
Neden Esular Toprak Nem Sensörü?
Profesyonel tarım için tasarlanmış, güvenilir ve uzun ömürlü sensör teknolojisi.
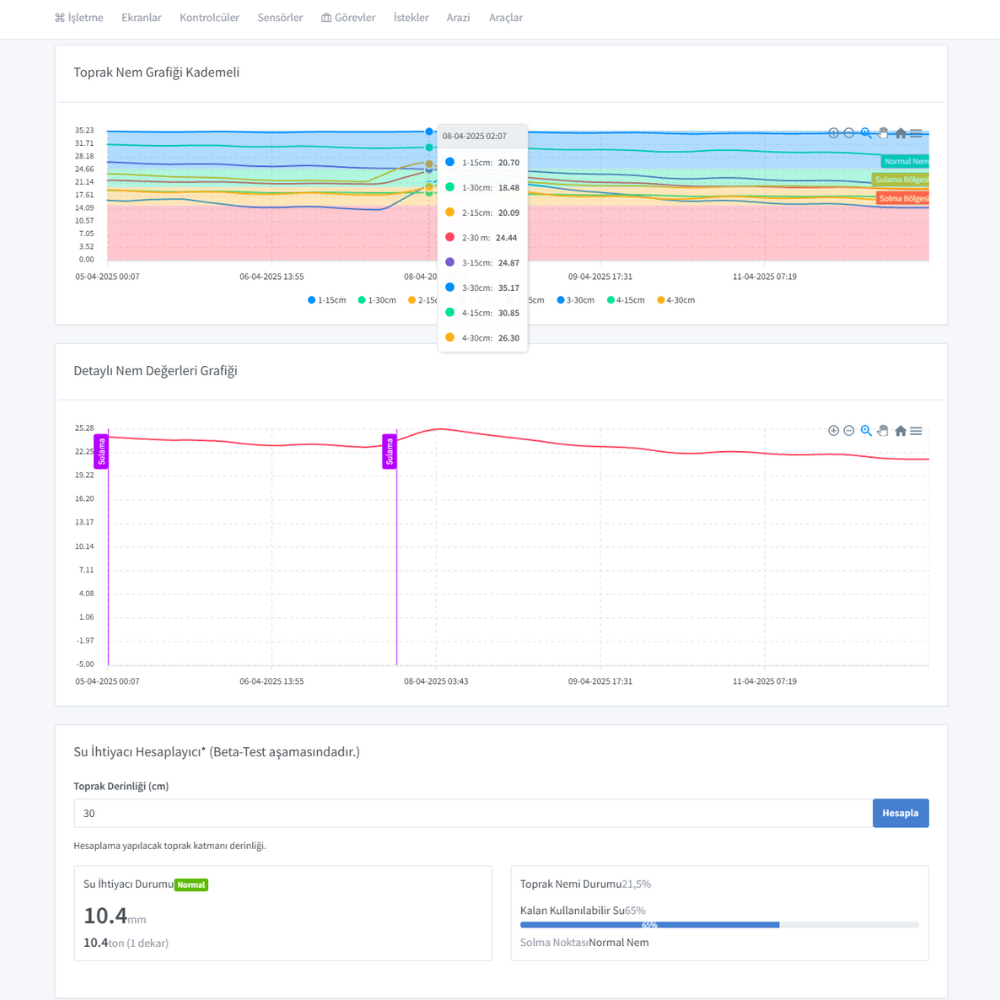
Kademeli Ölçüm
Separate Feuchtigkeitsmessung bis zu 3-4 verschiedenen Tiefen. Verstehen Sie den tatsächlichen Wasserbedarf Ihrer Pflanze in der Wurzelzone.
LoRaWAN Teknolojisi
5-10 km kablosuz menzil ile geniş alanlarda sorunsuz iletişim. Düşük enerji tüketimi ile uzun pil ömrü.
Güneş Enerjili
Entegre güneş paneli ve 5000 mAh pil. Şarj veya pil değişimi gerektirmez, yıllarca kesintisiz çalışır.
IP68 Su Geçirmez
Tam su geçirmez tasarım. Her türlü hava koşulunda ve sulama esnasında güvenle çalışır.
Çoklu Ölçüm
Toprak nemi, sıcaklık ve elektriksel iletkenlik (EC) ölçümü tek cihazda. Kapsamlı toprak analizi.
%40 Su Tasarrufu
Doğru zamanda doğru miktarda sulama ile su ve enerjiden %40'a varan tasarruf sağlayın.
Uygulama ve Yazılım Arayüzleri
Kullanıcı dostu mobil ve web uygulaması ile tüm sensörlerinizi tek noktadan yönetin
Gerçek Saha Kurulumları
Beispiele für unsere Installationen und Anwendungen in verschiedenen Agrargebieten
Detaylı Teknik Bilgiler
Smart-Soil 3
| Prob Sayısı | 3 adet |
| Ölçüm Derinlikleri | 30 / 60 / 90 cm |
| Kablosuz Menzil | 5 km (LoRaWAN) |
| Nem Ölçüm Aralığı | 0-100% VWC |
| Nem Hassasiyeti | ±2% |
| Sıcaklık Ölçümü | -40°C ~ +80°C |
| Güç Kaynağı | Solar + 5000 mAh pil |
| Koruma Sınıfı | IP68 |
Smart-Soil 4
| Prob Sayısı | 4 adet |
| Ölçüm Derinlikleri | 30 / 60 / 90 / 120 cm |
| Kablosuz Menzil | 10 km (LoRaWAN) |
| Nem Ölçüm Aralığı | 0-100% VWC |
| Nem Hassasiyeti | ±2% |
| Sıcaklık Ölçümü | -40°C ~ +80°C |
| EC Ölçümü | 0-20 mS/cm |
| Güç Kaynağı | Solar + 5000 mAh pil |
| Koruma Sınıfı | IP68 |
Nerelerde Kullanılır?
Meyve Bahçeleri
Elma, armut, kiraz, şeftali ve diğer meyve bahçelerinde kök bölgesi nem takibi.
Tarla Tarımı
Buğday, mısır, pamuk ve ayçiçeği gibi tarla bitkilerinde sulama optimizasyonu.
Bağcılık
Üzüm bağlarında stres yönetimi ve kaliteli üzüm üretimi için nem kontrolü.
Sera Tarımı
Seralarda substrat ve toprak neminin hassas kontrolü için ideal çözüm.
Sıkça Sorulan Sorular
Kablosuz sensörlerin menzili ne kadardır?
Sensörlerimiz LoRaWAN teknolojisi kullanarak açık alanda 5-10 km'ye kadar iletişim sağlayabilmektedir. Profesyonel pakette bulunan özel fiber glass anten ile daha geniş alanları kapsayabilirsiniz.
Pil ömrü ne kadardır?
Sensörlerimiz 5000 mAh kapasiteli pil ve entegre güneş paneli ile donatılmıştır. Normal koşullarda güneş paneli pili sürekli şarj eder. Pil tam şarjda ve güneş enerjisi olmadan yaklaşık 45-60 gün çalışabilir.
Kademeli ölçüm ne demektir?
Kademeli ölçüm, sensörümüzün farklı toprak derinliklerinde nem seviyesini ayrı ayrı ölçebilmesi anlamına gelir. Smart-Soil 3 ile 3 derinlikte, Smart-Soil 4 ile 4 derinlikte eş zamanlı ölçüm yapabilirsiniz.
Kurulum ne kadar sürer?
The system installation is quite simple. A single sensor installation takes approximately 30 minutes. Multiple sensor installations can vary between 1-3 days depending on the field size. Contact us for detailed information about installation and training services.
Mobil uygulama özellikleri nelerdir?
Uygulamamız aracılığıyla tüm sensör verilerini gerçek zamanlı görüntüleyebilir, geçmiş verileri analiz edebilir, grafikler oluşturabilir, alarm eşiklerini ayarlayabilir ve otomatik sulama planlarını yönetebilirsiniz.
Garanti süresi ne kadardır?
Tüm ürünlerimiz 2 yıl garantilidir. Sensörler ve elektronik cihazlar için genişletilmiş garanti seçenekleri sunuyoruz.
Müşteri Deneyimleri
Sensörleri bağ arazimizde kullanmaya başladıktan sonra su tüketimimizde %35 azalma sağladık. Üzüm kalitemiz artarken, sulama maliyetlerimiz ciddi oranda düştü.
500 dönümlük meyve bahçemizde Profesyonel Paket kullanıyoruz. Geniş arazimizde özel anten sayesinde tüm sensörlerle sorunsuz iletişim kurabiliyoruz.
Energie, Wasser und Fahrten zum Garten haben spürbare Einsparungen gebracht. Früher bin ich 4 Mal pro Woche gefahren, jetzt reichen 2 Mal. Am meisten hat es die Arbeitskosten gesenkt, der Bohrmotor hatte nie eine Fehlfunktion.
İlgili Sensörler
Toprak nem sensörü ile birlikte kullanabileceğiniz diğer sensörlerimiz