Blog | S.S.S | Bizi Takip Edin |

AgriPV Nedir? Tarım ve Güneş Enerjisinin Güç Birliği

agriPV-nedir-tarim-ve-gunes-enerjisinin-guc-birligi-esular

AgriPV (Tarımsal Fotovoltaikler), güneş enerjisi üretimi ile tarımsal faaliyetleri aynı arazide birleştiren yenilikçi bir teknolojidir. Bu sistemle tarım alanları, hem enerji üretimi hem de ürün yetiştiriciliği için verimli şekilde kullanılabilir.

Güneş panellerinin altına veya yanına yerleştirilen PV sistemleri, bitki yetiştirme, hayvancılık ve polinatör habitatlarını destekler. AgriPV, enerji bağımsızlığı ve sürdürülebilir üretim hedeflerinin kesişim noktasında konumlanır.

AgriPV Nasıl Çalışır?

Tarımsal PV sistemleri, güneş ışığını fotovoltaik (PV) hücreler aracılığıyla elektriğe dönüştürür. Bu panellerin altındaki alanlar, tarımsal üretim için kullanılmaya devam eder.

Bu sistemlerde:

* Panellerin gölgesi, bitkileri aşırı sıcaklardan korur.

* Buharlaşmayı azaltarak su tasarrufu sağlar.

* Toprak nemini korur, ürün kalitesi ve enerji verimliliğini artırır.

Örneğin domates, patates, brokoli ve kara lahana gibi ürünler bu koşullarda yüksek verimle yetişebilir. Böylece hem tarımsal hem enerji verimi artar.

agripv-domates-esular

AgriPV'nin Faydaları?

♻️ 1. Çevresel Faydalar

 

* Güneş panelleri sayesinde mikro iklim dengesi oluşur.

Toprak erozyonu azalır, biyolojik çeşitlilik artar.

* Pestisit ve kimyasal bağımlılığı düşer, çevre korunur.

 

💰 2. Ekonomik Faydalar

 

* Çiftçilere ek gelir sağlar.

* Yerel istihdam yaratır, bölgesel ekonomiye katkıda bulunur.

Devlet teşvikleri ve enerji satış gelirleri yatırım geri dönüşünü hızlandırır.

 

🌿 3. Tarımsal Faydalar

 

* Arazinin çok amaçlı kullanımı sağlanır.

Mahsuller aşırı hava koşullarına karşı korunur.

* Su verimliliği ve toprak kalitesi korunur.

 

📐 4. Arazi Optimizasyonu

 

AgriPV, özellikle arazi kıtlığı yaşayan bölgelerde ideal bir çözümdür.

Tarım arazilerinin yalnızca %1’inde uygulansa bile, Avrupa’da 900 GW’ın üzerinde enerji üretimi mümkündür.

agripvnin-faydalari-esular

Neden AgriPV ve Neden Şimdi?

İklim değişikliği, enerji krizi ve net sıfır karbon hedefleri, yenilenebilir enerjiye geçişi zorunlu kılıyor. AgriPV, hem enerji hem gıda güvenliği açısından çiftçilere büyük avantajlar sağlar:

* Enerji bağımsızlığı: Kendi elektriğini üreten çiftlik.

* Fiyat istikrarı: Enerji maliyetlerinden etkilenmeyen üretim.

* Sürdürülebilirlik: Daha az su, daha az enerji, daha yüksek verim.

Tarımsal PV Uygulaması Nasıl Yapılır?

1. Arazi ve kaynak analizi:

   Toprak yapısı, güneşlenme süresi ve su kaynakları değerlendirilir.

2. Sistem tasarımı:

   Panellerin yerleşimi, eğimi ve yüksekliği planlanır.

   Gölgeye uygun bitki türleri seçilir.

3. Kurulum:

   Paneller profesyonel ekiplerce kurulur, tarımsal üretim alanları optimize edilir.

4. Verim takibi:

   Enerji ve ürün verimi düzenli olarak izlenir, sistem optimize edilir.

Finansal ve Düzenleyici Boyut

AgriPV projeleri için imar izinleri, çevresel etki raporları ve güvenlik standartları büyük önem taşır. Birçok AB ülkesinde AgriPV yatırımlarını destekleyen sübvansiyon ve teşvik mekanizmaları bulunmaktadır. Bu sistemlerle çiftçiler:

 

* Kendi enerjilerini üretip depolayabilir,

* Devlet desteklerinden yararlanabilir,

* Şebekeye bağımlılığını azaltabilir.

Esular AgriPV Akıllı Yönetim Sistemi

Esular, AgriPV sistemlerini bir adım öteye taşıyarak tarım ve enerji süreçlerini uçtan uca dijitalleştiriyor.

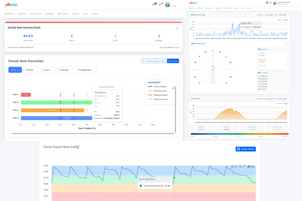
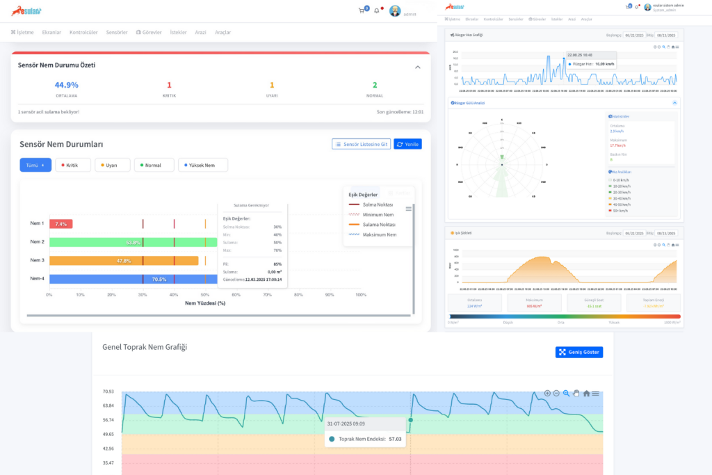
Akıllı Sulama ve Gübreleme Yönetimi

  • Sensörlerden gelen veriler, merkezi sistemde işlenip analiz edilir.
  • Sulama doğru zamanda, doğru miktarda yapılır.
  • Su kayıpları, kaçaklar ve arıza durumları otomatik olarak tespit edilip minimize edilir.
  • Sıvı gübreleme süreçleri tamamen otomatik yönetilir.
  • Gübreleme sırasında su pH ve EC değerleri otomatik ayarlanır, optimum besleme sağlanır.

Bu bütünleşik yaklaşım, bitki verimliliğini artırır, su ve enerji tasarrufu sağlar.

esular-agripv-akilli-yonetim-sistemi
esular-agripv-akilli-yonetim-sistemi

Enerji İzleme ve Panel Yönetimi

  • AgriPV sistemlerinin enerji üretim verileri ve tracking (izleme) mekanizmaları ölçülür.
  • Güneş panellerinin pozisyonları hava koşullarına göre otomatik kontrol edilir:

   – Yağmur veya dolu yağışında paneller yatay konuma geçer.

   – Güneşli havalarda paneller optimum açıya yönelir.

Bu sayede hem enerji verimliliği artar hem de paneller doğal etkenlere karşı korunur.

İzleme, Raporlama ve Yönetim

Tüm süreçler — sulama, gübreleme, enerji üretimi ve panel yönetimi — tek bir merkezi platform üzerinden:

  • Anlık olarak izlenir,
  • Raporlanır,
  • Uzaktan yönetilir.

Esular AgriPV sistemleri, çiftçilere kontrol, güven ve sürdürülebilir verimlilik sağlar.

esular-agripv-akilli-yonetim-sistemi-platform

Geleceğin Tarımı Esular ile Başlıyor

AgriPV, tarımın ve enerjinin geleceğini birleştiriyor. Esular AgriPV ile bu geleceği veri odaklı, ölçülebilir ve sürdürülebilir hale getiriyoruz.

agripv-esularsayapar

AgriPV Sistemlerimizle Enerji ve Tarımı Buluşturun

Tarım arazilerinde enerji üretimi ve tarımsal verim artık el ele! Esular AgriPV sistemleriyle hem sulama hem gübreleme süreçlerini uçtan uca izleyin, yönetin ve optimize edin. Sensörlerden gelen veriler analiz edilerek sulama ve gübreleme miktarları otomatik ayarlanır, su ve enerji kayıpları minimize edilir.

Ayrıca AgriPV panellerinin hareketli (tracking) sistemleri sayesinde güneş, yağmur veya dolu durumlarına göre panellerin konumu otomatik ayarlanır. Bu sayede enerji verimliliği artarken, tarımsal üretim de kesintisiz sürer.

Buraya Tıklayınız
AgriPV Nedir? Tarım ve Güneş Enerjisinin Güç Birliği

Bir yanıt yazın

E-posta adresiniz yayınlanmayacak. Gerekli alanlar * ile işaretlenmişlerdir

Başa dön