لاسلكي يعمل بالبطارية
مستشعر رطوبة التربة
قم بقياس رطوبة التربة ودرجة الحرارة والتوصيل الكهربائي (EC) على 4 أعماق مختلفة، بمدى 5-10 كم بتقنية LoRaWAN، وبطارية تعمل بالطاقة الشمسية. توفير يصل إلى 40% في الماء وفّر.
صور مستشعر رطوبة التربة
تصفح مستشعراتنا من زوايا مختلفة
مستشعرات رطوبة التربة Smart-Soil
اختر نموذج المستشعر المناسب لاحتياجاتك
Smart-Soil 3 Solar
مثالي للمناطق الزراعية الصغيرة والمتوسطة. قياس الرطوبة على 3 أعماق مختلفة.
- عمق 30 - 60 - 90 سم
- لوح شمسي + بطارية 5000 مللي أمبير
- مدى LoRaWAN 5 كم
- قياس الرطوبة + درجة الحرارة
- مقاوم للماء IP68
Smart-Soil 4 Solar
للمناطق الزراعية الاحترافية وواسعة النطاق. تحليل مفصل على 4 أعماق.
- عمق 30 - 60 - 90 - 120 سم
- لوح شمسي + بطارية 5000 مللي أمبير
- مدى LoRaWAN 10 كم
- قياس الرطوبة + درجة الحرارة + EC
- مقاوم للماء IP68
- تحليل متقدم لملف التربة
لماذا مستشعر رطوبة التربة من Esular؟
تقنية مستشعرات مصممة للزراعة الاحترافية، موثوقة وطويلة الأمد.
قياس متعدد المستويات
قياس منفصل للرطوبة حتى 3-4 أعماق مختلفة. افهم احتياجات نباتك الحقيقية من الماء في منطقة الجذور.
تقنية LoRaWAN
اتصال سلس في المناطق الواسعة بمدى لاسلكي 5-10 كم. عمر بطارية طويل مع استهلاك منخفض للطاقة.
يعمل بالطاقة الشمسية
لوح شمسي مدمج وبطارية 5000 مللي أمبير. لا يتطلب شحنًا أو تغيير بطارية، ويعمل لسنوات دون انقطاع.
مقاوم للماء IP68
تصميم مقاوم للماء بالكامل. يعمل بأمان في جميع الظروف الجوية وأثناء الري.
قياس متعدد
قياس رطوبة التربة ودرجة الحرارة والتوصيل الكهربائي (EC) في جهاز واحد. تحليل شامل للتربة.
%40 Su Tasarrufu
حقق توفيرًا يصل إلى 40% في الماء والطاقة من خلال الري بالكمية المناسبة في الوقت المناسب.
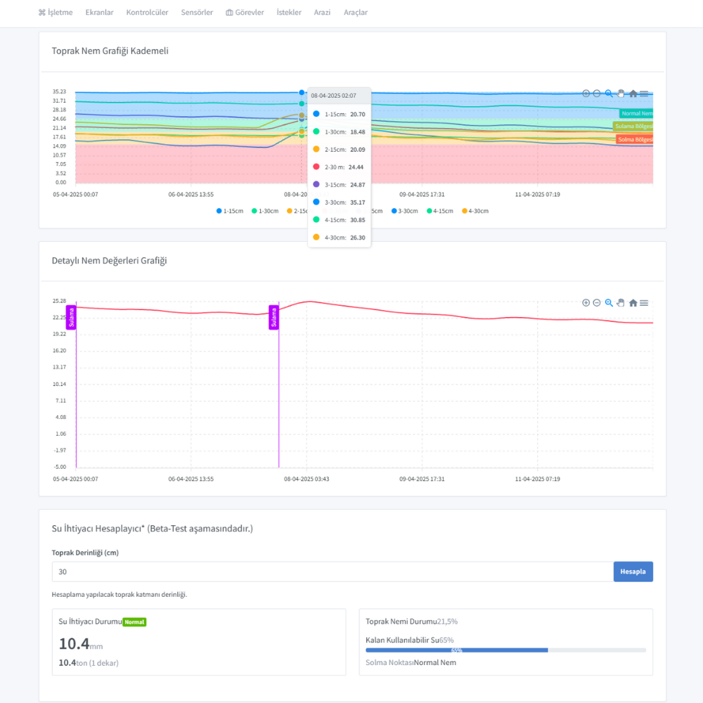
واجهات التطبيق والبرنامج
أدر جميع مستشعراتك من نقطة واحدة باستخدام تطبيق جوال وويب سهل الاستخدام.
تركيبات ميدانية حقيقية
أمثلة على أعمال التركيب والتطبيق التي قمنا بها في مناطق زراعية مختلفة
معلومات تقنية مفصلة
Smart-Soil 3
| عدد المجسات | 3 وحدات |
| أعماق القياس | 30 / 60 / 90 سم |
| نطاق لاسلكي | 5 كم (LoRaWAN) |
| نطاق قياس الرطوبة | 0-100% VWC |
| حساسية الرطوبة | ±2% |
| قياس درجة الحرارة | -40 درجة مئوية ~ +80 درجة مئوية |
| مصدر الطاقة | شمسي + بطارية 5000 مللي أمبير |
| فئة الحماية | IP68 |
Smart-Soil 4
| عدد المجسات | 4 وحدات |
| أعماق القياس | 30 / 60 / 90 / 120 سم |
| نطاق لاسلكي | 10 كم (LoRaWAN) |
| نطاق قياس الرطوبة | 0-100% VWC |
| حساسية الرطوبة | ±2% |
| قياس درجة الحرارة | -40 درجة مئوية ~ +80 درجة مئوية |
| قياس التوصيل الكهربائي (EC) | 0-20 ملي سيمنز/سم |
| مصدر الطاقة | شمسي + بطارية 5000 مللي أمبير |
| فئة الحماية | IP68 |
Nerelerde Kullanılır?
بساتين الفاكهة
تتبع رطوبة منطقة الجذور في بساتين التفاح والكمثرى والكرز والخوخ وغيرها من الفاكهة.
الزراعة الحقلية
تحسين الري في المحاصيل الحقلية مثل القمح والذرة والقطن وعباد الشمس.
زراعة الكروم
التحكم في الرطوبة لإدارة الإجهاد وإنتاج عنب عالي الجودة في مزارع العنب.
زراعة البيوت المحمية
الحل الأمثل للتحكم الدقيق في رطوبة التربة والوسط الزراعي في البيوت المحمية.
Sıkça Sorulan Sorular
ما هو مدى المستشعرات اللاسلكية؟
تستطيع مستشعراتنا توفير اتصال يصل إلى 5-10 كم في المناطق المفتوحة باستخدام تقنية LoRaWAN. يمكنك تغطية مساحات أوسع باستخدام الهوائي الخاص المصنوع من الألياف الزجاجية المتوفر في الحزمة الاحترافية.
ما هو عمر البطارية؟
تم تجهيز مستشعراتنا ببطارية بسعة 5000 مللي أمبير ولوح شمسي مدمج. في الظروف العادية، يقوم اللوح الشمسي بشحن البطارية باستمرار. يمكن للبطارية العمل لمدة تتراوح بين 45-60 يومًا تقريبًا عند الشحن الكامل وبدون طاقة شمسية.
ماذا يعني القياس المتدرج؟
يعني القياس المتدرج قدرة مستشعرنا على قياس مستويات الرطوبة بشكل منفصل في أعماق التربة المختلفة. يمكنك إجراء قياسات متزامنة على 3 أعماق باستخدام Smart-Soil 3، وعلى 4 أعماق باستخدام Smart-Soil 4.
Kurulum ne kadar sürer?
تثبيت النظام بسيط للغاية. يستغرق تثبيت المستشعر الواحد حوالي 30 دقيقة. يمكن أن يستغرق تثبيت المستشعرات المتعددة ما بين 1-3 أيام حسب حجم الأرض. اتصل بنا للحصول على معلومات مفصلة حول خدمات التركيب والتدريب.
ما هي مميزات تطبيق الجوال؟
من خلال تطبيقنا، يمكنك عرض جميع بيانات المستشعرات في الوقت الفعلي، وتحليل البيانات السابقة، وإنشاء الرسوم البيانية، وتعيين عتبات التنبيه، وإدارة خطط الري التلقائي.
ما هي مدة الضمان؟
جميع منتجاتنا مكفولة لمدة عامين. نقدم خيارات ضمان ممتد لأجهزة الاستشعار والأجهزة الإلكترونية.
تجارب العملاء
بعد البدء في استخدام المستشعرات في مزرعة العنب الخاصة بنا، حققنا انخفاضًا بنسبة 35% في استهلاك المياه. بينما تحسنت جودة العنب لدينا، انخفضت تكاليف الري بشكل كبير.
نستخدم الحزمة الاحترافية في بستان الفاكهة الخاص بنا الذي تبلغ مساحته 500 دونم. بفضل الهوائي الخاص، يمكننا التواصل بسلاسة مع جميع المستشعرات في أراضينا الواسعة.
حقق وفورات ملحوظة في الطاقة والمياه والذهاب والإياب إلى البستان. كنت أذهب 4 مرات في الأسبوع، والآن مرتان تكفيان. ساهم بشكل كبير في تكاليف العمالة، ولم يتعطل محرك الحفر أبداً.
المستشعرات ذات الصلة
مستشعراتنا الأخرى التي يمكنك استخدامها مع مستشعر رطوبة التربة