苜蓿种植中通过土壤湿度传感器提高产量的方法

25 Ocak 2026 Fatma Aktaş 1 görüntülenme
Tüm Yazılar

苜蓿种植中灌溉的重要性

在苜蓿种植中,通过土壤湿度传感器提高产量的方法,在确定正确的灌溉时间和实现节水方面起着关键作用。 苜蓿是畜牧业中具有高营养价值的饲料作物之一。然而,为了实现高效的苜蓿生产,正确的灌溉策略是必不可少的。水分过多会导致根腐病,水分过少则会导致产量损失。此时, 土壤湿度传感器 发挥作用,通过科学数据确定灌溉时间。

yonca-tariminda-sulama-esular

什么是土壤湿度传感器以及它是如何工作的?

土壤湿度传感器是通过测量土壤中的含水量来确定植物需水量的设备。通过这些传感器,可以精确测量土壤中的水分含量,从而确保以最高效的方式灌溉植物。 您可以通过我们的内容获取详细信息 👉

  

 

土壤湿度传感器用于按比例测量土壤中的水分含量。由于其结构,土壤会保持一定量的水分,直到达到饱和点,其水分含量可以通过各种电学和机械方法进行测量。 您可以通过我们的内容获取详细信息 👉

 

苜蓿种植中土壤湿度传感器的益处

  • 正确的灌溉时间 → 植物在不产生水分胁迫的情况下进行灌溉。
  • 节水 → 避免不必要的灌溉。
  • 产量增加 → 植物在最佳湿度条件下生长。
  • 降低疾病风险 → 预防由过度灌溉引起的根部疾病。
  • 节省能源和劳动力 → 优化灌溉次数和时间。
yonca-yetistiriciliginde-toprak-nem-sensoru-ile-verimi-artirma-yontemleri

如何使用土壤湿度传感器进行智能灌溉?

在苜蓿种植中,通过土壤湿度传感器可以提高产量。所使用的土壤湿度传感器通过 分阶段测量 田间的湿度水平来确定正确的灌溉时间。系统定义了 最低湿度 灌溉点 最高湿度  萎蔫点 等阈值。通过这种方式,当土壤湿度降至确定的灌溉点以下时,传感器可以 自动启动灌溉。这样,在植物不产生水分胁迫的情况下,无需浪费水资源即可保持最佳湿度水平。

 

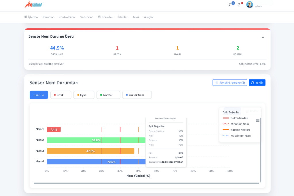
通过下方我们 esular 应用程序主页中提供的“传感器湿度状态”部分,可以概括地看到每个湿度传感器的湿度值、萎蔫点、最小值、最大值和灌溉点。通过点击“前往传感器列表”,您可以查看每个传感器更详细的图表。

yoncada-toprak-nem-sensoru-esular_2

苜蓿被称为饲料作物皇后,以其高营养价值和高产量而著称。然而,获得高产最重要的关键之一是正确且及时的灌溉。苜蓿是整个生长期间需水量最大的植物之一。克服传统灌溉方法带来的挑战并最有效地利用资源,现在通过现代农业技术已成为可能。来自土壤湿度传感器的数据构成了智能灌溉系统的大脑。这些系统通过分析从土壤中即时收集的湿度数据,可以在准确的时间自动开启和关闭灌溉阀门。 农民可以根据苜蓿的需求和确定的阈值创建特殊的灌溉方案。例如,当土壤关键根部深度的湿度降至设定水平以下时,系统会自动启动灌溉,防止植物产生水分胁迫。

yonca-yetistiriciliginde-toprak-nem-sensoru-ile-verimi-artirma-yontemleri-esular

苜蓿智能灌溉步骤

为了在您的苜蓿地最大限度地提高产量,建立智能灌溉系统时应遵循的步骤如下:

  1. 战略性传感器定位: 传感器应放置在能够代表您田地整体土壤结构的战略点,并考虑不同的土壤类型和坡度。测量苜蓿有效根深(1.2 至 1.8 米)之间的湿度水平,将提高灌溉决策的准确性。
  2. 确定阈值: 苜蓿的需水量根据收割期而有所不同。通常建议每次收割前 7-10 天和收割后一周各灌溉一次。在智能灌溉系统中,这些时期被确定为关键阈值。根据土壤结构和苜蓿的生长期(例如新种或成熟植株),设置灌溉开始和停止的湿度水平。这构成了智能灌溉自动化的基础。此时,通过利用土壤分析数据,借助我们  esular 应用程序中的“土壤持水能力计算器”工具,您可以轻松计算土壤的持水能力和萎蔫点等信息。根据您计算的这些值,您可以确定土壤湿度传感器的最小、最大和灌溉间隔。如果您拥有  esular 全系统 ,您可以根据土壤湿度传感器的值,以完全自动和智能的方式管理您的灌溉过程。
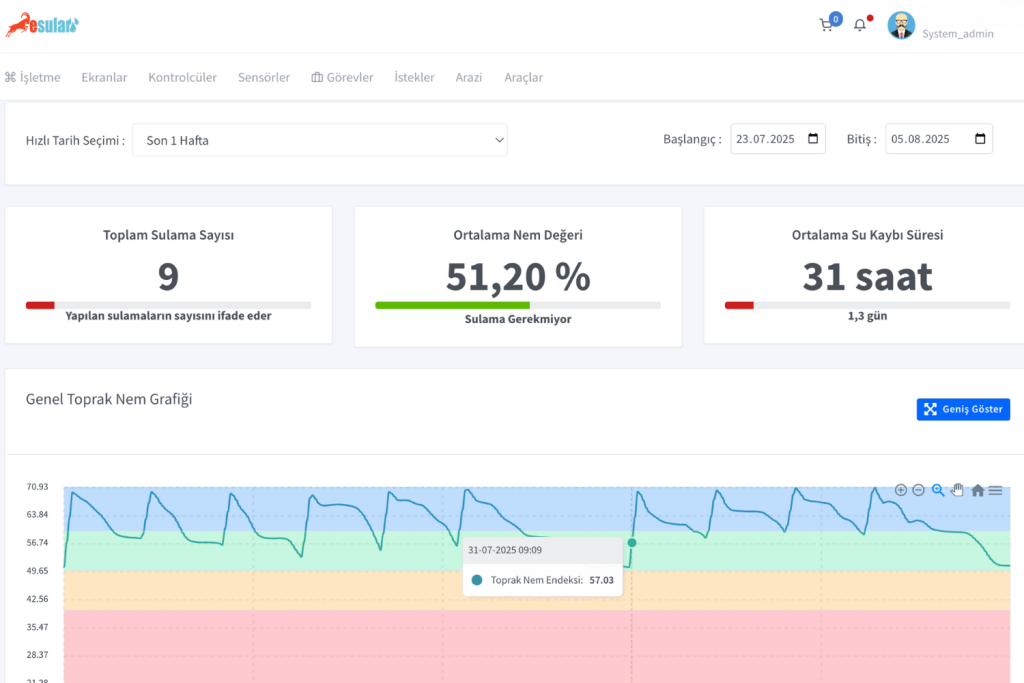
  3. 即时数据跟踪与分析: 通过移动应用程序或网络界面即时跟踪土壤湿度水平。图形数据使预测土壤中水分的运动、苜蓿如何利用水分以及下一次灌溉的时间变得更加容易。
  4. 自动化与远程控制: 灌溉程序可以设置为根据从传感器收集的数据全自动运行。这在消除劳动力成本的同时,可以为您节省高达 50% 的水和能源。此外,还可以随时随地手动/自动 干预灌溉系统。
yonca-yetistiriciliginde-toprak-nem-sensoru-ile-verimi-artirma-yontemleri-esular-2
yonca-yetistiriciliginde-toprak-nem-sensoru-ile-verimi-artirma-yontemleri-esular-3

结论:为了可持续且盈利的苜蓿农业,技术是必不可少的

总之,为了在苜蓿农业中实现高产和优质目标,放弃传统的灌溉习惯并利用技术提供的机会是不可避免的。土壤湿度传感器以及与之集成的智能灌溉系统,通过将水和肥料直接输送到植物的根部区域,提供了一种高效的生产模式。这项技术既能确保以环境责任意识行动,又能最大限度地发挥您田地的经济潜力。

esular-en-iyi-sulama-teknolojisi

Yorumlar

Daha Fazla İçerik İster misiniz?

Akıllı tarım hakkında en güncel içerikleri takip edin.