Blog | S.S.S | Bizi Takip Edin |

Tarımsal Meteoroloji İstasyonu

tarimsal-meteoroloji-istasyonu-esular

Tarımsal iklim istasyonları, günümüz akıllı tarım yaklaşımının merkezinde yer alan ve çiftçilere veri tabanlı karar alma gücü sunan ileri teknoloji sistemlerdir. Bu istasyonlar, tarım arazilerinin mikro-iklim koşullarını sürekli olarak izleyerek, bitki gelişimini ve verimini doğrudan etkileyen tüm meteorolojik parametreleri hassas şekilde ölçer ve kaydeder. Sıcaklık, nem, yağış miktarı, rüzgar hızı ve güneş ışınımı gibi faktörlerin anlık takibi, tarımsal üretimin her aşamasında stratejik kararlar alınmasını sağlayarak verimliliği artırır ve riskleri azaltır.

Esular tarım teknolojileri ekibi tarafından geliştirilen iklim istasyonları, uzaktan erişim ve bulut tabanlı veri analizi özellikleriyle çiftçilere zaman ve mekân kısıtlaması olmadan tarım arazilerinin durumunu izleme imkanı sunar. Toplanan meteorolojik veriler sayesinde çiftçiler, ekim ve hasat zamanlarını optimum şekilde planlayabilir, su ve gübre kullanımını hassas şekilde ayarlayabilir ve olası hastalık veya zararlı risklerine karşı proaktif önlemler alabilir. Bu sayede hem tarımsal üretim maliyetlerinde düşüş hem de ürün kalitesi ve miktarında artış sağlanır.

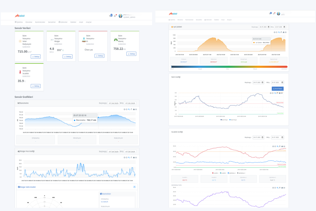
Tarımsal Meteoroloji İstasyonları Hangi Verileri Ölçer?

Tarımsal meteoroloji istasyonları, tarımsal üretimi doğrudan etkileyen temel çevresel faktörleri ölçerek üreticilere doğru ve anlık veri sağlar. Bu istasyonlarda yer alan sensörler sayesinde toplanan veriler, hem kısa vadeli kararlar hem de uzun vadeli tarım planlamaları için oldukça önemlidir.

İşte bu istasyonlar aracılığıyla ölçülen temel veriler:

  • Sıcaklık

  • Nem 

  • Yağış Miktarı

  • Rüzgar Hızı ve Yönü

  • Solar Radyasyon (Güneş Işınımı)

  • Yaprak Islaklığı (bazı modellerde)

tarimsal-meteoroloji

Tarımsal Meteoroloji İstasyonları Nasıl Kullanılır?

Esular Tarımsal Meteoroloji İstasyonu, tamamen tak-çalıştır prensibiyle çalışan, kuruluma ihtiyaç duymayan bir sistemdir. İstasyonun doğru ve sağlıklı veri toplaması için, gölge düşmeyen, havalandırması iyi olan, rüzgâr akışını engellemeyen, çukur ya da dar vadiler gibi hava sirkülasyonunun kısıtlandığı alanlardan uzak, mümkün olduğunca açık ve düz bir alana konumlandırılması önemlidir. Kurulum tamamlandıktan sonra, Esular destek ekibi kullanıcıyla iletişime geçerek sistemin aktif edilmesi için kullanıcı kaydını yapar ve sensörleri işletmeye tanımlar. Böylece, cihaz çevresel verileri toplamaya başlar ve kullanıcı, mobil uygulama üzerinden anlık izleme, veri analizi ve otomatik uyarı bildirimlerine kolaylıkla ulaşabilir. Karmaşık ayarlarla uğraşmadan, hızlıca çalışmaya başlayan sistem sayesinde çiftçiler, tarım arazilerinin iklim koşullarını kesintisiz takip edebilir.

tarimsal-meteoroloji-istasyonu-esular-uygulama

Meteoroloji İstasyonlarının Avantajları Nelerdir?

  1. Hassas Tarım ve Akıllı Sulama Yönetimi:
    • İklim istasyonlarımız, sıcaklık, nem, yağış miktarı, solar radyasyon, hava basıncı, rüzgar hızı ve yönü gibi faktörleri 7/24 ölçerek su ihtiyacının hassas şekilde belirlenmesini sağlar. Günlük Evapotranspirasyon (ETo) değerlerini otomatik hesaplayarak farklı bitki türleri için su ihtiyacını belirler ve sulama programlarınızı optimize eder. Bu sayede %30’a varan su tasarrufu sağlarken, bitkinin gelişim dönemlerine göre ideal nem seviyelerini koruyarak verim artışı elde edersiniz.
  2. Don ve Aşırı İklim Koşulları Erken Uyarı Sistemi:
    • Tarımsal üretimde en büyük risklerden biri olan don ve aşırı iklim olayları, ürün kayıplarına ve ekonomik zararlara yol açabilir. İklim istasyonlarımız, sıcaklık değişimlerini sürekli izleyerek don riski veya aşırı sıcaklık durumlarında otomatik uyarılar oluşturur. Bu sayede çiftçiler, koruyucu önlemleri zamanında alarak mahsullerini güvence altına alabilir. Sistem, yerel mikroklima koşullarınıza özel don tahmin modelleri ve sıcaklık eğilim analizleri sunarak risk yönetimini güçlendirir.
  3. Hastalık ve Zararlı Yönetimi Optimizasyonu:
    • Nem, sıcaklık ve yaprak ıslaklık süresi gibi faktörler bitki hastalıklarının gelişimini doğrudan etkiler. İklim istasyonumuz, hastalık ve zararlı gelişimi için kritik olan meteorolojik koşulları sürekli izleyerek, hastalık risk modellerini besler ve ilaçlama zamanlamasını optimize eder. 
  4. Verim ve Kalite Optimizasyonu:
    • Güneş radyasyonu (PAR), sıcaklık toplamı (GDD) ve nem değerleri, bitki gelişimini ve ürün kalitesini doğrudan etkiler. İklim istasyonumuz, bu değerleri sürekli ölçerek bitkilerin gelişim dönemlerini hassas şekilde takip eder ve çiftçilere ekim, gübreleme, sulama ve hasat zamanlaması için veriler sunar. 
  5. Veri Tabanlı Tarım ve Dijital Dönüşüm:
    • Tarımsal üretimde karar vermek için güvenilir ve anlık veriler kritik öneme sahiptir. İklim istasyonları, tarlalarda oluşan meteorolojik verileri gerçek zamanlı olarak toplayarak çiftlik yönetim sistemlerine aktarır ve veri tabanlı karar verme süreçlerini destekler. Mobil uygulama ve web arayüzü ile her yerden 7/24 olarak verilere erişebilir, analizler yapabilir ve otomatik bildirimler alabilirsiniz.

Esular tarımsal iklim istasyonları sayesinde modern tarım uygulamalarınızı veri odaklı hale getirerek, üretim süreçlerinizi daha verimli, sürdürülebilir ve karlı hale getirebilirsiniz!

Tarımsal Meteoroloji İstasyonu

Bir yanıt yazın

E-posta adresiniz yayınlanmayacak. Gerekli alanlar * ile işaretlenmişlerdir

Başa dön