Giriş: Tarımda Su Yönetiminin Yeni Vizyonu
Türkiye ve dünya genelinde tarımsal üretimin en büyük maliyet kalemlerinden biri olan su, aynı zamanda iklim değişikliği nedeniyle en kısıtlı kaynağımız haline gelmiştir. Ülkemizde tarımsal sulamanın %60'ından fazlası hâlâ geleneksel yöntemlerle, yani karık ve salma sulama şeklinde yapılmaktadır. Bu ilkel yöntemler sadece su israfına neden olmakla kalmaz, aynı zamanda toprağın yapısını bozar, besin maddelerini yıkayarak uzaklaştırır ve bitki verimini ciddi oranda düşürür. ESular Vision, bu soruna kökten bir çözüm sunmak amacıyla geliştirilmiş, IoT (Nesnelerin İnterneti) sensör verileri ile uluslararası bilimsel hesaplama modellerini birleştiren ileri seviye bir karar destek sistemidir.
Çiftçilerin en çok sorduğu 'Toprağımdaki nem %35 ise, bugün kaç litre su vermeliyim?' sorusu, artık bir tahmin olmaktan çıkıp matematiksel bir gerçekliğe dönüşüyor. ESular Vision, tarlanızdaki her bir bitkinin, her bir toprak türünün ve anlık hava durumunun verilerini işleyerek size kusursuz bir sulama reçetesi sunar. Bu makalede, sistemin teknik altyapısını, FAO-56 standartlarını ve akıllı sulamanın geleceğini derinlemesine inceleyeceğiz.
Bilimsel Temel: FAO-56 Penman-Monteith Metodolojisi
ESular Vision sisteminin kalbinde, Birleşmiş Milletler Gıda ve Tarım Örgütü (FAO) tarafından yayınlanan ve dünya genelinde sulama planlamasının 'altın standardı' olarak kabul edilen FAO-56 Penman-Monteith standardı yer alır. Bu metodoloji, bitkinin terleme (transpirasyon) ve toprağın buharlaşma (evaporasyon) yoluyla kaybettiği toplam su miktarını, yani evapotranspirasyonu (ET) hesaplamak için kullanılır.
Evapotranspirasyon Hesaplama Adımları
Sistem, karmaşık meteorolojik verileri alarak aşağıdaki adımları saniyeler içinde gerçekleştirir:
Bu hesaplama motoru, akıllı sulama sistemleri ile entegre çalışarak vanaların ne kadar süre açık kalacağını otomatik olarak belirler. Sistemin doğruluğu, FAO-56 teknik dökümanları ile tam uyumludur.
MAD ve TAW Modeli: Yönetilebilir Nem Tüketimi
Sadece 'ne kadar' sulayacağınızı bilmek yetmez; 'ne zaman' sulayacağınız da kritik bir öneme sahiptir. ESular Vision, TAW (Toplam Kullanılabilir Su) ve RAW (Kolayca Kullanılabilir Su) kavramlarını kullanarak bitki stresini yönetir.
Bitkinin su stresi yaşamadan kullanabileceği pay olan RAW (p × TAW), sulama zamanlamasını belirler. Eğer toprak nemi RAW sınırının altına düşerse, bitki hayatta kalmak için enerjisini meyve üretmek yerine su aramaya harcar. ESular Vision, bu kritik noktayı sürekli izleyerek çiftçiye erken uyarı gönderir.

Toprak Analizi: 6 Farklı USDA Toprak Tipi Entegrasyonu
Her toprak türünün su tutma kapasitesi ve drenaj hızı farklıdır. ESular Vision, dünya genelinde kabul gören USDA (Amerika Birleşik Devletleri Tarım Bakanlığı) toprak sınıflandırmasını kullanır. Sistem, kullanıcı tarafından seçilen veya sensörlerle tespit edilen toprak tipine göre otomatik parametre ataması yapar.
Önemli Not: Aynı bitki türü, aynı iklim koşullarında olsa dahi; kumlu toprakta yetişiyorsa, killi toprağa göre yaklaşık 2-2.5 kat daha sık sulanmalıdır. ESular Vision bu farkı toprak nem sensörü verileriyle teyit ederek hata payını sıfıra indirir.

Geniş Bitki Kütüphanesi: 35'ten Fazla Tür
ESular Vision, Türkiye ve dünya tarımında en çok tercih edilen 35'ten fazla bitki türünü içeren devasa bir dijital kütüphaneye sahiptir. Her bitkinin kök derinliği, suya duyarlı olduğu dönemler ve Kc (bitki katsayısı) değerleri sistemde ön tanımlıdır.
Desteklenen Bitki Kategorileri:
- Sebzeler ve Meyveler: Domates, Biber, Salatalık, Patlıcan, Kavun, Karpuz, Patates, Çilek.
- Tahıllar ve Endüstriyel Bitkiler: Buğday, Arpa, Mısır, Çeltik, Pamuk, Ayçiçeği, Soya, Şeker Pancarı, Tütün, Nohut, Çay.
- Meyve Ağaçları: Ceviz, Elma, Kiraz, Şeftali, Kayısı, Zeytin, Narenciye, İncir, Nar, Muz, Badem, Fındık, Antep Fıstığı.
- Asma ve Bağ: Üzüm, Kivi.
Sistem, bitkinin fenolojik dönemini (çiçeklenme, meyve tutumu vb.) takip ederek sulama miktarını dinamik olarak ayarlar. Örneğin, mısır bitkisinin çiçeklenme dönemindeki su ihtiyacı ile olgunlaşma dönemindeki su ihtiyacı arasındaki fark, sistem tarafından otomatik olarak yönetilir.
Ağaç ve Asma Bahçeleri İçin Özel Hesaplama Modeli
Meyve bahçelerinde tüm tarlayı sulamak yerine sadece ağacın kök bölgesini hedeflemek verimliliği artırır. ESular Vision, ağaçlarda 'Taç İz Düşüm Alanı' üzerinden hesaplama yapar.

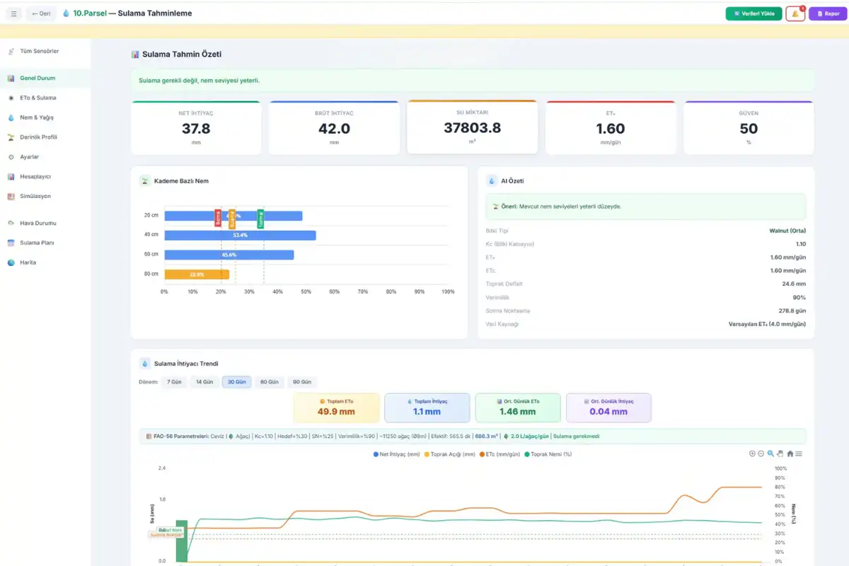
Eğer ağaç sayısını bilmiyorsanız, sistem tarla alanını sıra üzeri ve sıra arası mesafelere bölerek otomatik hesaplama yapar. Örneğin, 900 dekarlık bir ceviz bahçesinde 8x10 metre aralıklarla dikim yapılmışsa, sistem 11.250 ağaç olduğunu ve toplam efektif sulama alanının yaklaşık 565.000 m² olduğunu otomatik olarak belirler.
İkili Sonuç Sistemi: Günlük Bakım vs. Toplam Dolum
ESular Vision, çiftçiye iki farklı stratejik veri sunar. Bu ayrım, modern tarımda karar verme sürecini kökten değiştirir.
1. Günlük Bakım (ETc Bazlı)
Bu değer, bitkinin son 24 saat içinde terleme ve buharlaşma yoluyla kaybettiği suyun telafi edilmesini sağlar. Düzenli sulama yapan işletmeler için idealdir. Örneğin, bir ceviz ağacı için günlük bakım ihtiyacı yaklaşık 258 litredir (ETo=4.2, Kc=1.10 varsayımıyla).
2. Toplam Dolum (Açık + ETc)
Eğer tarla uzun süre sulanmamışsa veya aşırı kuraklık yaşanmışsa, toprağın nemini tekrar ideal seviyeye (Tarla Kapasitesi) getirmek için gereken toplam su miktarıdır. Örneğin, nemi %35'e düşmüş bir ceviz bahçesini %60 hedef nem seviyesine çekmek için ağaç başına tek seferde yaklaşık 22.900 litre su gerekebilir. Sistem, bu miktarın bitkiyi boğmadan birkaç haftaya yayılarak verilmesini önerir.

Sulama Zamanlaması ve Süre Önerileri
ESular Vision, sadece su miktarını değil, operasyonel detayları da planlar:
- Sulama Aralığı: Topraktaki RAW (kolayca kullanılabilir su) miktarının günlük ETc değerine bölünmesiyle, kaç günde bir sulama yapılması gerektiği hesaplanır. (Örn: Tınlı toprakta ceviz için ~8 günde bir).
- Sulama Süresi: Damlatıcı debisi (L/saat) ve ağaç başına damlatıcı sayısı girildiğinde, sistem vananın kaç saat açık kalması gerektiğini söyler. (Örn: 32 L/saat toplam debi ile 258 L su vermek için ~8 saat sulama süresi).
Bu veriler, kablosuz vana kontrol cihazları aracılığıyla doğrudan sahaya uygulanabilir.
Simülasyon Aracı: "Ya ... Olursa?" Senaryoları
ESular Vision içinde yer alan simülasyon aracı, çiftçilerin ve ziraat mühendislerinin risk yönetimi yapmasına olanak tanır. Kullanıcılar aşağıdaki gibi senaryoları test edebilir:
- Nem %20'ye Düşerse: Sistem, kritik solma noktasına ne kadar yaklaşıldığını ve acil sulama gerekliliğini simüle eder.
- Toprak Tipi Değişirse: Aynı tarlanın farklı bölgelerindeki toprak değişimlerinin su ihtiyacına etkisini görür.
- Yöntem Değişirse: Damla sulama yerine yağmurlama kullanılırsa, verimlilik kaybı nedeniyle ne kadar ek su gerekeceği (Verimlilik %90'dan %75'e düşer) hesaplanır.
- Yağış Bekleniyorsa: Meteorolojik tahminlerle entegre olarak, beklenen yağışın sulama planını nasıl öteleyebileceği analiz edilir.
IoT ve Sensör Entegrasyonu: Gerçek Zamanlı Veri Akışı
ESular Vision, sadece bir yazılım değil, güçlü bir donanım ekosistemiyle entegre bir yapıdır. Sistemin doğruluğu, sahadan gelen gerçek zamanlı verilerle pekiştirilir:
- Çoklu Derinlik Nem Sensörleri: 30, 60, 90 ve 120 cm derinliklerden gelen veriler, suyun toprak profilindeki hareketini izler. Yüzey kuru olsa bile derinlerdeki nem miktarını görerek gereksiz sulamanın önüne geçer.
- Akıllı Hava İstasyonları: Yerel sıcaklık, nem, rüzgar ve güneş radyasyonu verilerini toplayarak mikro-klima bazlı hassas referans ET (ETo) hesabı yapar.
- Yapay Zeka Destekli Tahminleme: Geçmiş verileri ve küresel meteoroloji modellerini kullanarak önümüzdeki 7 günün sulama ihtiyacını tahmin eder.
Ürünlerimizi incelemek için Tarımsal İklim İstasyonu sayfamızı ziyaret edebilirsiniz.
API-First Mimari: Kurumsal Entegrasyon Kabiliyeti
ESular Vision, modern bir teknoloji platformu olarak API-First (Önce API) yaklaşımıyla tasarlanmıştır. Bu, büyük tarım işletmelerinin veya üçüncü taraf yazılımların ESular'ın hesaplama motorunu kendi sistemlerine entegre edebileceği anlamına gelir. Mevcut REST API endpoint'leri şunlardır:
- POST /calculate-instant: Belirli bir alan için anlık su ihtiyacı hesabı.
- POST /calculate-tree: Tek bir ağaç için spesifik sulama reçetesi.
- POST /predict: Sensör verileriyle birleşen 7 günlük sulama tahmini.
- POST /timeline: Geçmiş ve gelecek sulama verilerinin zaman serisi analizi.
Bu yapı, Esular'ın teknolojik esnekliğini ve büyük ölçekli projelere uyumluluğunu kanıtlar.
Özet: Rakamlarla ESular Vision
ESular Vision sulama planlama modülünün sunduğu kapsamı aşağıdaki özet tablo ile görebilirsiniz:
Sonuç: Bilimle Sulayın, Verimle Kazanın
Geleneksel sulama yöntemleri artık günümüzün ekonomik ve çevresel koşullarında sürdürülebilir değildir. ESular Vision, tarımı bir tahmin oyunu olmaktan çıkarıp veri odaklı bir bilim dalına dönüştürüyor. FAO-56 standartlarında yapılan hesaplamalar, IoT sensörlerinden gelen anlık veriler ve yapay zeka destekli tahminleme modelleri sayesinde suyun her damlası bitkiniz için bir yatırıma dönüşüyor.
Siz de tarlanızda su tasarrufu yaparken veriminizi %30 ile %50 arasında artırmak istiyorsanız, ESular Vision teknolojisi ile hemen tanışın. Unutmayın, doğru zamanda ve doğru miktarda yapılan sulama, sadece bitkiyi değil, geleceğimizi de besler.
Harekete Geçin!
Akıllı sulama teknolojilerimiz hakkında daha fazla bilgi almak ve işletmenize özel çözümlerimizi keşfetmek için bizimle iletişime geçebilirsiniz. Uzman ekibimiz, tarlanızın toprak yapısına ve bitki desenine en uygun sistemi kurmanız için size rehberlik etmeye hazırdır.
- Ürünlerimizi Keşfedin: Akıllı Sulama Kontrol Üniteleri
- Hizmetlerimiz Hakkında Bilgi Alın: İletişim Formu
- Toprak Nemini İzlemeye Başlayın: Kablosuz Toprak Nem Sensörü
Frequently Asked Questions
ESular Vision ve Akıllı Sulama Hakkında Sıkça Sorulan Sorular
ESular Vision nedir ve tarımsal sulamada nasıl bir avantaj sağlar?
ESular Vision, IoT tabanlı sensör verilerini ve uluslararası kabul görmüş FAO-56 hesaplama modellerini birleştiren ileri seviye bir sulama karar destek sistemidir. Geleneksel tahmin yöntemlerinin aksine, tarladaki anlık nem, hava durumu ve bitki türüne göre matematiksel olarak en doğru sulama reçetesini sunarak su tasarrufu sağlar ve verimi %30 ile %50 arasında artırır.
FAO-56 Penman-Monteith metodolojisi nedir ve neden önemlidir?
FAO-56 Penman-Monteith, Birleşmiş Milletler Gıda ve Tarım Örgütü tarafından yayınlanan ve bitkinin terleme ile toprağın buharlaşma yoluyla kaybettiği su miktarını (evapotranspirasyon) hesaplayan dünya çapındaki altın standarttır. ESular Vision bu bilimsel yöntemi kullanarak bitkinin gerçek su ihtiyacını saniyeler içinde hesaplar ve sulama planlamasını tamamen veriye dayalı hale getirir.
Toprak tipi akıllı sulama planlamasını nasıl etkiler?
Farklı toprak tiplerinin su tutma kapasiteleri ve drenaj hızları değişkenlik gösterir; örneğin kumlu topraklar killi topraklara göre suyu çok daha az tutar. ESular Vision, USDA standartlarındaki 6 farklı toprak tipini sistemine entegre ederek, toprağın yapısına göre sulama sıklığını ve miktarını otomatik olarak optimize ederek bitki stresini önler.
Meyve bahçeleri ve asmalarda sulama hesabı nasıl yapılır?
Ağaç ve asma bahçelerinde tüm tarlayı sulamak yerine Taç İz Düşüm Alanı üzerinden özel bir hesaplama modeli kullanılır. ESular Vision, ağaç sayısını ve dikim aralıklarını dikkate alarak sadece kök bölgesine ihtiyaç duyulan suyun verilmesini sağlar, bu da özellikle büyük ölçekli meyve bahçelerinde su ve enerji maliyetlerini minimize eder.
Günlük Bakım ve Toplam Dolum sulama stratejileri arasındaki fark nedir?
Günlük bakım, bitkinin son 24 saatte kaybettiği suyun telafi edilmesi için yapılan düzenli sulamayı ifade ederken; toplam dolum, aşırı kuraklık sonrası toprağı tekrar ideal nem seviyesine (Tarla Kapasitesi) getirmek için gereken miktarı belirtir. ESular Vision çiftçiye bu iki veriyi de sunarak, sahadaki mevcut duruma göre en verimli stratejinin uygulanmasına olanak tanır.
ESular Vision sistemi toprak nem sensörleri ile nasıl entegre çalışır?
Sistem, farklı derinliklerden gelen gerçek zamanlı nem verilerini sürekli analiz ederek suyun toprak profilindeki hareketini izler. Yazılım, sensörlerden gelen bu verileri meteorolojik tahminlerle birleştirerek yüzey kuru olsa bile derinlerdeki nemi görür ve böylece bitkiyi boğmadan veya susuz bırakmadan hassas yönetim sağlar.
Hangi bitki türleri için akıllı sulama planlaması yapılabilir?
ESular Vision kütüphanesinde mısırdan cevize, domatesten zeytine kadar 35'ten fazla farklı bitki türü tanımlıdır. Her bitkinin büyüme evresine (fenolojik dönem) göre değişen su ihtiyacı ve kök derinliği sistem tarafından otomatik olarak takip edilerek her aşamaya özel bir sulama takvimi oluşturulur.