Smart Irrigation in Citrus: Yield and Water Saving with Esular Solutions

22 Ocak 2026 Fatma Aktaş 9 görüntülenme
Tüm Yazılar

Smart Irrigation in Citrus: Yield and Water Saving with Esular Solutions​

Smart irrigation in citrus is becoming more critical every day with the depletion of water resources and the effects of climate change. Traditional irrigation methods are no longer sufficient for high yield and quality products. Smart irrigation in citrus is now becoming an indispensable solution for producers who want to increase yield and use water efficiently. Thanks to modern irrigation systems automated with sensor-supported, data-driven, and digital technologies, it is possible to both provide water savings and increase productivity in citrus production. So, what advantages do these smart solutions offer to the producer?

Citrus (Citrus Fruits) Cultivation

Citrus (citrus fruits) is one of the most widely grown and consumed fruit groups in the world. Species such as **orange**, **lemon**, **mandarin**, and **grapefruit** are used extensively not only as fresh fruit but also in the food, cosmetic, and pharmaceutical sectors with essential oils obtained from their peels, leaves, and flowers. Citrus production, which originates from Southeast Asia, is currently carried out in all temperate climate zones located between 40° north and 40° south latitudes; Turkey stands out as one of the strategic production centers in the Mediterranean basin.

smart-irrigation-in-citrus-esular

Citrus production, concentrated especially in the Mediterranean and Aegean regions in our country, has an important economic value in both the domestic market and exports with its volume of millions of tons. However, citrus cultivation draws attention with its high water requirement. For example, in orange production, there is an average irrigation water requirement between 1000–1200 mm, 800–1300 mm in lemon, and 800–1200 mm in mandarin in a season. Failure to correctly determine the irrigation time, amount, and method can lead to a decrease in yield, quality loss, and root diseases. Water waste seen in traditional irrigation methods, increasing energy costs, and the depletion of water resources with climate change make sustainable water management mandatory for producers. You can take a look at these contents for detailed information about citrus cultivation:

 

At this very point, smart irrigation solutions offer citrus producers an innovative approach that both increases productivity and provides water savings. Thanks to systems that analyze data such as soil moisture, weather conditions, and plant water consumption, every drop of water can now be used in the right place and at the right time.

Why is Irrigation Critical in Citrus?

Irrigation is one of the most important factors directly determining yield and quality in citrus cultivation. Citrus species such as orange, lemon, mandarin, and grapefruit have high water requirements due to their large leaf surfaces and long growth periods. Especially in regions where the Mediterranean climate prevails, the fact that summer months are hot and dry makes regular and correct irrigation mandatory.

Irrigating below the amount of water the plant needs causes growth to slow down, fruit size to decrease, and trees to shed leaves early. Insufficient water leads to thickening of the fruit peel and drying in the inner part, reducing product quality. On the contrary, excessive irrigation creates oxygen deficiency in the root zone, causing diseases such as root rot and chlorosis to appear. In both cases, yield and quality losses are inevitable.

Irrigation in citrus not only meets the water needs of the trees but also plays a critical role in the transport of nutrients, maintenance of photosynthesis, and balancing of fruit development. Especially planned irrigation carried out by considering soil structure, climate conditions, and the growth stage of the tree ensures both efficient use of water resources and sustainable production.

In irrigation carried out with traditional methods, a significant portion of water is lost through evaporation, seepage, or surface runoff. This leads to both energy and resource waste. Therefore, today producers are turning to smart irrigation technologies supported by soil moisture sensors, weather data, and automation systems. These technologies allow every drop to provide maximum yield by applying water at the right time and in the right amount.

smart-irrigation-in-citrus-esular

What is Smart Irrigation?

Smart irrigation is a modern irrigation method that uses technologies such as sensors, weather data, and soil moisture measurements to use water most efficiently. It automatically optimizes the irrigation process, increasing plant health and agricultural productivity while providing water and energy savings. You can take a look at our content below for detailed information.

Advantages of Smart Irrigation for Citrus

Smart irrigation in citrus not only provides water savings to producers but also offers full control at every stage of the irrigation process in citrus orchards. Thanks to wireless valve control, multi-point fragmented irrigation can be performed without the need to pull miles of cable. While pump and fertilization systems are managed simultaneously, irrigation quality, losses-leakages, and efficiency are constantly monitored with soil moisture sensors, pressure sensors, and water meters.

 

Features such as automatic filter cleaning, pool management, and monitoring with different types of sensors make the system more practical and reliable. Moreover, remote control and monitoring from anywhere can be done via web and mobile applications; instant notifications can be received in case of possible malfunctions, water, or electricity cuts.

 

With its durable infrastructure and 24/7 active support service, smart irrigation systems in citrus are the strongest assistant for sustainable and efficient production. In this way, producers both save water and energy and contribute to long-term agricultural productivity by increasing product quality.

smart-irrigation-in-citrus-esular-wireless-valve-control-solutions
smart-irrigation-in-citrus-esular-wireless-valve-control-solutions-application

Irrigation Management with Digital Technologies

soil-moisture-sensor-esular

Soil Moisture Sensors

Soil moisture sensors are devices used to determine the water requirement of the plant by measuring the amount of water in the soil. Thanks to these sensors, the amount of water in the soil can be measured precisely, ensuring the most efficient irrigation of the plant. You can access detailed information from our content Detailed information can be found in our content 👉

  

Benefits of Using Soil Moisture Sensors in Citrus:

  • Correct Irrigation Time → Plant is irrigated without experiencing water stress.
  • Water Saving → Unnecessary irrigation is avoided.
  • Yield Increase → Plant grows in optimum moisture conditions.
  • Reduction of Disease Risk → Root diseases caused by over-irrigation are prevented.
  • Energy and Labor Savings → Number and duration of irrigation are optimized.
 

While performing smart irrigation in citrus, it is possible to increase yield with soil moisture sensors. The soil moisture sensors used determine the correct irrigation time by measuring the moisture level in the field incrementally . The system defines threshold values such as minimum moisture, irrigation point, maximum moisture and wilting point. In this way, the sensor can start irrigation automatically when the moisture rate of the soil falls below the determined irrigation point. Thus, the optimum moisture level is maintained without the plant experiencing water stress and without unnecessary water expenditure.

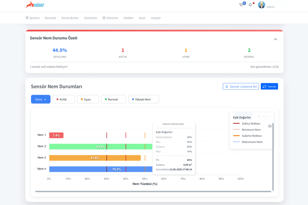
In our **esular** application below, the Sensor Moisture Status section provided on the homepage shows the moisture values, wilting point, min, max, and irrigation points of each moisture sensor in summary form. You can see more detailed graphs of each sensor by clicking go to the sensor list.

soil-moisture-sensor-in-alfalfa-esular_2
methods-to-increase-yield-with-soil-moisture-sensors-in-alfalfa-cultivation-esular

Agricultural Weather Stations

agricultural-weather-station-esular

Agricultural weather stations play a critical role in smart farming applications. These stations guide farmers in making correct irrigation and fertilization decisions by measuring data such as temperature, humidity, precipitation, wind speed, and sunshine duration instantaneously. Especially thanks to calculations such as ETo (reference evapotranspiration) and dew point, the actual water needs of plants can be determined precisely. If rain is expected, the system automatically postpones irrigation, saving both water and energy. Thus, irrigation timing and amount are made most efficient. Integrating modern irrigation systems with smart automation solutions makes it possible not only to perform drip irrigation but also a well-managed and data-driven agricultural production process. You can access detailed information from our content below:


agricultural-meteorology-station-esular

Fertilization in Citrus

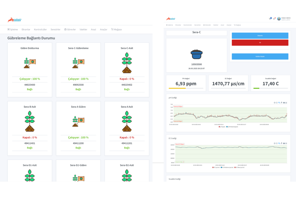
Fertilization in citrus cultivation is a critical process that directly affects yield and product quality. Thanks to smart fertilization systems, both manual and automatic fertilizer application can be performed. Fertilizer ratios can be determined according to the plant's needs via the mobile or web application, and the system automatically performs the application. In addition, by creating tasks based on pH and EC values, fertilization processes can be managed in a completely data-driven and optimized way. In this way, both resource use becomes efficient and plant health and productivity are maximized.

smart-fertilization-esular

Examine Our Smart Irrigation Solutions

Smart irrigation in citrus production is a need of today, not the future. It is possible to both increase the producer's profit and support sustainable agriculture by using water resources efficiently. If you want to strengthen your production with digital agriculture solutions, it is the perfect time to evaluate esular smart irrigation systems.

Click Here
esular-best-irrigation-technology

Yorumlar

Daha Fazla İçerik İster misiniz?

Akıllı tarım hakkında en güncel içerikleri takip edin.