Hala Kara Düzen mi Suluyorsunuz? Toprak Nem Sensörü ile Verimli Sulama Zamanı!
Tarımda en kritik kararlardan biri, ne zaman ve ne kadar sulama yapacağınızı belirlemektir. Eğer hala “göz kararı” veya “toprak elle kontrol edilerek” sulama yapıyorsanız, hem su kaynaklarınızı hem de kazancınızı kaybediyorsunuz. Geleneksel kara düzen sulama yöntemleri, modern tarımın gerektirdiği hassasiyeti sağlayamaz. Tam bu noktada toprak nem sensörü ciddi rol oynuyor.

Az Sulama da Çok Sulama da Zarar!
Sulama konusunda yapılan en büyük hatalardan biri, bitkiye ihtiyacından az veya çok su vermektir. Bitkiler suyu yetiştirme ortamının içeriğine bağlı olarak aktif ya da pasif taşıma yoluyla bünyelerine alırlar. Toprakta yeterli miktarda su bulunmaması durumunda bitkiler suyu aktif taşıma yoluyla alırlar; aktif taşıma daha çok enerji kullanımı gerektirdiği için tohumların filizlenmesinden hasat evresine kadar her periyotta kayıpların oluşmasına sebep olur.
Yetersiz Sulama Nelere Yol Açar?
- Bitki su stresi yaşar ve gelişimi yavaşlar
- Ürün kalitesi düşer, meyve küçük kalır
- Hasat miktarı %30-40 oranında azalabilir
- Bitki besin maddelerini alamaz
Aşırı Sulama da En Az O Kadar Tehlikeli!
Ortamda suyun ihtiyaç duyulandan fazla miktarda bulunması bitki besin elementlerinin alınmamasını, mikroorganizma faaliyetlerinin azalması ve hastalık etmenlerinin oluşması gibi durumların görülmesine neden olur.
- Kök bölgesinde oksijen yetersizliği oluşur
- Kök çürüklüğü riski artar
- Gereksiz su ve enerji masrafı oluşur
- Topraktaki besin maddeleri yıkanır
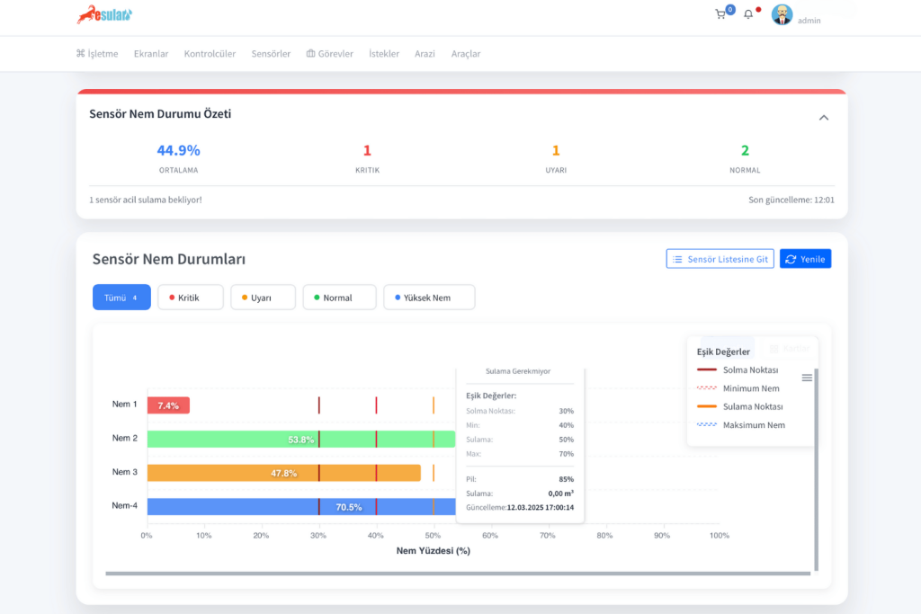
Toprak Nem Sensörü: Tarımda Hassas Kontrol
Toprak nem sensörü toprağın içindeki nem miktarını ölçmek için kullanabileceğimiz bir sensördür. Modern tarımın vazgeçilmez araçlarından olan bu teknoloji, toprağın farklı derinliklerindeki nem seviyesini hassas bir şekilde ölçerek size sulamanın tam zamanını söyler.
Toprak Nem Sensörü Kullanmanın Kazançları
1. Su Tasarrufu ve Maliyet Azaltma
Toprak nem sensörleri topraktaki bitkinin ihtiyaç duyduğu nemi hesaplayabildiği için ihtiyaçtan fazla su kullanımını önlüyor, bu sayede su kullanımında azalmalar oluyor. Araştırmalar, toprak nem sensörü kullanan işletmelerde %30-50 oranında su tasarrufu sağlandığını gösteriyor.
2. Verim Artışı Garantisi
Verimli sulama sayesinde bitkilerden alınan verimi artırır. Yapılan saha çalışmaları, toprak nem sensörü ile yönetilen sulama sistemlerinde %20-25 verim artışı olduğunu ortaya koyuyor.
3. Enerji Verimliliği
Pompaların gereksiz çalışması engellenerek elektrik faturalarında ciddi düşüş sağlanır. Özellikle gece tarifesinden yararlanma imkanı ile maliyetler optimize edilir.

Kara Düzen Sulamadan Akıllı Sulamaya Geçiş
Geleneksel sulama yöntemlerinde karşılaşılan sorunlar:
- Tahmine dayalı sulama: Hava durumu ve toprak görünümüne bakarak yapılan yanlış değerlendirmeler
- Düzensiz sulama: Her parselin farklı su ihtiyacının göz ardı edilmesi
- Veri eksikliği: Ne kadar su kullanıldığının bilinmemesi
- Geç müdahale: Sorunların ancak zarar oluştuktan sonra fark edilmesi
Esular Akıllı Sulama Sistemleri ile Çözüm
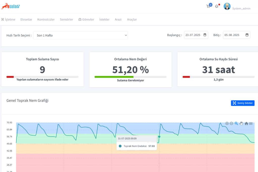
Esular toprak nem sensörleri ile donatılmış akıllı sulama sistemleri sayesinde:
- Topraktaki nem seviyesi 30, 60, 90 cm derinliklerde kademeli olarak ölçülür
- Mobil uygulama üzerinden anlık takip yapılır
- Otomatik sulama programları oluşturulur
- Su tüketimi kayıt altına alınır
- Kritik durumlarda anında bildirim alınır
Hangi Bitkilerde Toprak Nem Sensörü Kullanmalısınız?
Meyve Bahçeleri
- Narenciye: Portakal, mandalina, limon bahçelerinde su stresi kontrolü
- Sert çekirdekli meyveler: Elma, armut, ayva üretiminde verim optimizasyonu
- Taş çekirdekli meyveler: Kiraz, vişne, kayısı, şeftali yetiştiriciliğinde hassas sulama
Sebze Üretimi
- Sera sebzeciliği: Domates, biber, patlıcan, salatalık üretiminde kontrollü sulama
- Açık alan sebzeciliği: Patates, soğan, havuç gibi ürünlerde su yönetimi
Endüstriyel Bitkiler
- Pamuk: Kritik sulama dönemlerinde hassas kontrol
- Mısır: Gelişim dönemlerine göre optimize edilmiş sulama
- Ayçiçeği: Su stresinin önlenmesi

Yatırım Maliyeti ve Geri Dönüş
Toprak nem sensörü sistemine yapılan yatırım, genellikle ilk yılda kendini amorti eder:
- Su tasarrufu: %30-50 oranında su maliyeti düşüşü
- Enerji tasarrufu: %20-30 pompa elektrik tasarrufu
- Verim artışı: %20-25 ürün artışı
- İşçilik tasarrufu: Manuel kontrol ihtiyacının ortadan kalkması
💡 Akıllı Çiftçinin Tercihi
Toprak nem sensörü kullanmak, sadece su tasarrufu değil, aynı zamanda sürdürülebilir tarımın da gereğidir. İklim değişikliğinin etkilerini her geçen gün daha fazla hissettiğimiz bu dönemde, su kaynaklarını verimli kullanmak hem ekonomik hem de çevresel bir sorumluluktur.
Esular ile Dijital Dönüşüm
Esular kablosuz akıllı sulama sistemleri, toprak nem sensörleri ile entegre çalışarak size tam kontrol sağlar:
Sistem Özellikleri:
- Kablosuz iletişim: 5 km’ye kadar kapsama alanı
- Mobil uygulama: Her yerden kontrol ve takip
- Otomatik sulama: Nem değerlerine göre otomatik başlatma
- Veri kayıt: Tüm sulama geçmişinin saklanması
- Alarm sistemi: Kritik durumlarda anında bildirim
Sonuç: Geleceğin Tarımı Bugünden Başlıyor
Kara düzen sulama yöntemleri ile devam etmek, hem su kaynaklarınızı hem de kazancınızı riske atmak demektir. Toprak nem içeriğini yetiştirilen bitkiler ihtiyaç duydukları seviyede muhafaza etmek, ürün kayıplarının önlenmesi ve üretim sürdürülebilirliğinin sağlanması açısından son derece önemlidir.
Toprak nem sensörü teknolojisi, tarımda dijital dönüşümün ilk ve en önemli adımıdır. Az su ile çok verim almak, maliyetleri düşürmek ve sürdürülebilir üretim yapmak istiyorsanız, artık kara düzen sulamayı bırakıp akıllı sulama sistemlerine geçme zamanı!
⚠️ Önemli Uyarı: Bu içerikte belirtilen fiyatlar yayınlanma tarihindeki liste fiyatlarıdır. Güncel fiyat bilgisi ve kampanyalar için lütfen store.esular.com adresini ziyaret ediniz. Fiyatlar değişiklik gösterebilir.