Featured
Climate-Meteorological Station
A climate-meteorological station is a measurement device used to monitor and record the physical state of the atmosphere. These stations measure and record various meteorological parameters using different sensors. These measured data include temperature, pressure, wind speed and direction, humidity, precipitation type and...
Technical Specifications
| Dimensions | 217 x 30 |
|---|---|
| Document | Technical Documentation Available |
Product description
A climate-meteorological station is a measurement device used to monitor and record the physical state of the atmosphere. These stations measure and record various meteorological parameters using different sensors. These measured data include
Climate-Meteorological Station
Climate stations play a crucial role in the agricultural sector. These stations collect detailed data on weather and climate conditions, providing valuable information to farmers. Factors such as temperature, humidity, precipitation amount, wind speed, and solar radiation directly affect plant growth and yield. Thanks to climate stations, farmers can plan planting and harvesting times more accurately, optimize irrigation and fertilization strategies, and take preventive measures against pests or diseases. This increases agricultural productivity and makes resource use more sustainable. Additionally, long-term climate data contributes to the development of agricultural policies and strategies.
Benefits of Using a Climate-Meteorological Station:
- Optimal Growth Conditions Ensured:
- You can instantly measure weather data such as temperature, humidity, precipitation amount, solar radiation, air pressure, wind speed, and direction. Monitoring these values 24/7 creates ideal environmental conditions for healthy and productive plant growth.
- Efficient Irrigation Management:
- By monitoring soil moisture levels and precipitation amounts, it ensures you irrigate only as needed. You can accurately calculate evapotranspiration (ETo) and track plant water requirements, preventing stress on your plants. This ensures efficient use of water resources, prevents water waste, and reduces irrigation costs.
- Disease and Pest Prevention:
- By early detection of excessive humidity and temperature fluctuations, it prevents plant diseases and pests, reducing crop loss.
- Energy Saving and Management:
- Thanks to wireless self-solar powered sensor solutions, no additional energy is required. This reduces energy costs.
- Data-Driven Decision Making:
- The collected environmental data enables farmers to make more informed and data-driven decisions, increasing productivity and product quality. With the mobile application, you can access data and receive notifications 24/7 from anywhere.
With these sensors, you can make your agricultural, greenhouse, garden, and other open-field activities more efficient, sustainable, and profitable!
For more information, please contact Esular.
Climate-Meteorological Station General Features:
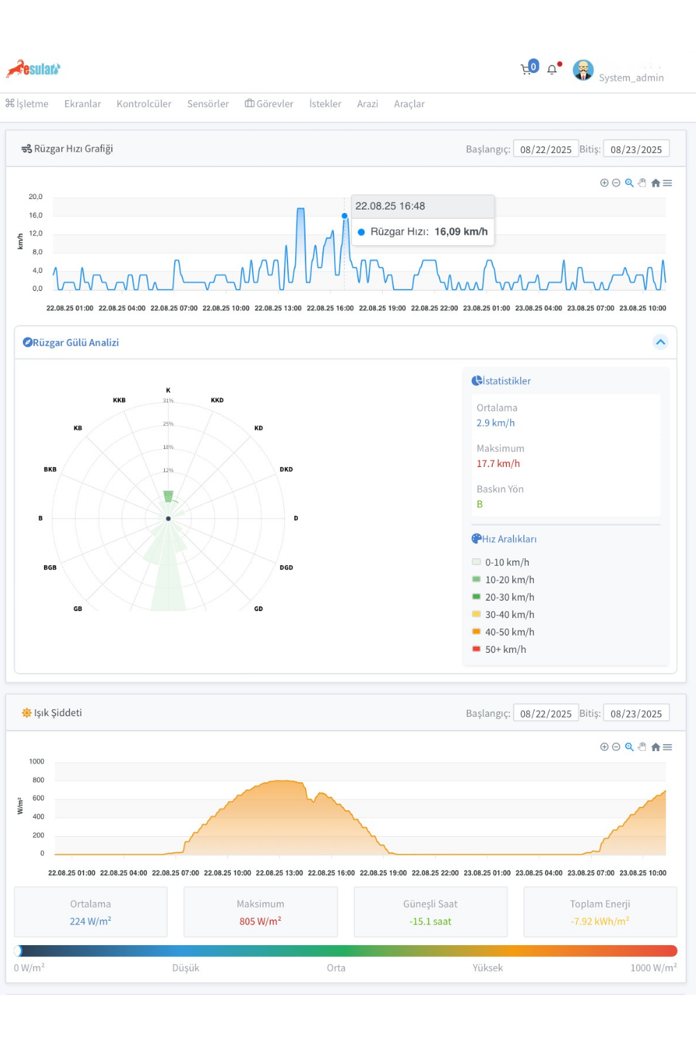
- The climate station measures data such as temperature, humidity, wind speed and direction, solar radiation, air pressure, and precipitation amount.
- The precipitation sensor measures the amount of rainfall in mm. It can be used for precipitation detection. A minimum of 0.2mm precipitation is required.
- Creation of irrigation schedules
- Continuously measures data day and night.
- Evapotranspiration (ETo) and plant water requirement tracking
- Features RS485 output and Modbus communication.
- Wireless, with a self-solar panel and rechargeable battery, it continues to operate for 1 year even without sun.
- Operates without additional energy needs thanks to its self-solar panel and rechargeable battery.
- Has a 5000 mAh built-in rechargeable battery.
- Alarms and monitoring
- Continuous monitoring via internet, IP65 waterproof structure.
- No data loss in case of power cycle.
- The device operates with LoRa modulation and LoRaWAN protocol. It has an EU-868 MHz frequency band and 14dB output power.
Outdoor Humidity-Temperature Measurement
- Measures the temperature at which humidity in the air begins to condense.
- Measures air temperature and humidity.
- Continuously measures data day and night.
- Humidity measurement range: 0 – 100% RH
- Humidity measurement accuracy: ±2% Relative Humidity @ 0 Relative Humidity ~ 100% Relative Humidity (at 25°C)
- Temperature measurement range: -40 – 125°C
- Temperature measurement accuracy: ±0.2°C@0°C-90°C (Typical)
Solar Radiation Sensor (Pyranometer)
- Measures solar radiation values.
- Operating Environment: -25°C – 60°C, 0-100%RH
- Spectral range: sunlight
- Measurement Range: 0-1800W/m²
- Resolution: 1W/m²
- Response Time: 320S
- Non-linearity: <±3%
- Annual Stability: ≤±3%
Precipitation Amount Sensor
- Measures rainfall amount and intensity.
- Measurement range: Up to 600mm per hour in conditions above freezing.
- Operating Temperature: -40°C…80°C
- Resolution: 0.1, 0.2, 0.25 mm (0.01”)
- Stability: <0.0125 mm per year
- Accuracy: Less than 1% for rainfall rates <100 mm/hour
- Starting Threshold: Resolution + 0.07 mm (0.0027”)
- Rain Detection Area: 200 cm² (0.16 m², 6.3”)
- Wireless Network Compatibility: All regions LoRaWAN
Wind Speed Sensor
- Measures horizontal wind speed between 0.5 m/s and 55 m/s.
- Measurement Range: 0.5 m/s – 50 m/s
- Measurement resolution: ≤ 0.5 m/s, 0.05 m/s (≤5 m/s)
- Accuracy: ±0.5 m/s (≤5 m/s)
- Operating Temperature Range: -20 … +85°C, ≤95% relative humidity
- Maximum Wind Speed: Maximum 70 m/s for 30 minutes
- Protection: IP65
Wind Direction Sensor
- Accurately measures the 360° direction of horizontal wind.
- Measurement Range: 0°-360°
- Starting wind speed: <0.5m/s
- Limit Wind Speed: >70m/s
- Direction: 16 directions
- Resolution: 22.5°
- Accuracy: ±3°
- Operating humidity: 0 % – 95 % RH
- Operating temperature: -20 °C- +85 °C
Atmospheric Pressure Sensor
- Measures the instantaneous atmospheric pressure in the environment.
- Measures pressure values between 300-1100 hPa.
- Has a very high resolution of 0.03 hPa (0.25 meters).
Application Areas
- Smart Agriculture Applications
- Smart Greenhouse Applications
- Smart Landscape Applications
- Vertical Farming Applications
- Smart Irrigation Systems
- Soil-less Farming Applications
- SCADA Systems
- IoT (Internet of Things)
- Park, Garden Smart Irrigation Solutions
- LoRa / LoRaWAN Sensor Applications
- Sprouting, Rooting Automation
Technical Documents
Download the documents for detailed product information
