Cloud-Based
Farm Management
Software

Manage all your agricultural operations from field to greenhouse on a single platform. Mobile and web applications Access from anywhere. Real-time data collection, AI-powered your yield with analysis and automatic reporting Increase by 30%.

Esular Cloud-Based Agriculture Management Software Dashboard

Full Control From Anywhere

Manage all your systems in real-time with web and mobile applications. Analyze data collected from IoT sensors, remotely control irrigation and greenhouse automation. Make smarter decisions with AI-powered recommendations.

Mobile & Web Access

Access from anywhere via iOS, Android, and web browsers. Control your farm no matter where you are in the world.

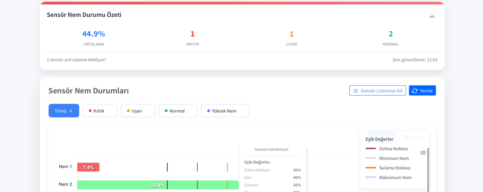
Real-Time Data

Real-time data collection from all sensors. Track soil moisture, temperature, pH, EC values live and take quick action.

Remote Control

Remotely turn irrigation valves, greenhouse windows, and climate control systems on and off. Create and automate schedules.

AI Suggestions

Get irrigation and fertilization recommendations with machine learning algorithms. Yield predictions and optimization support.

Intuitive User Interface

Access all your data at a glance with a modern and user-friendly dashboard design. Simplify your tasks with map view, charts, live data streams, and quick access menus.

Esular Cloud-Based Agriculture Management Software

Map View

View all your sensors and equipment on the map. Location-based management and analysis.

Live Data Graphs

Real-time updated graphs. Compare past data, analyze trends.

Quick Access Widgets

Access your most used features with a single click. Customizable dashboard design.

With You Everywhere with the Mobile App

Manage your farming from your pocket with iOS and Android applications. You are always ready with instant notifications via push notification, offline mode support, and quick action buttons.

Esular Mobile App - Soil Moisture Sensor

Instant Notifications

Instant push notifications for critical events. Set your own alarm levels.

Offline Mode

Works even without internet. Automatic synchronization when connection is established.

Quick Action

Start/stop irrigation with one click. Rapid intervention with the emergency stop button.

Advanced Data Analysis and Reporting

Analyze all your sensor data with detailed graphs and reports. Make yield predictions with machine learning algorithms. Download and share your reports as Excel and PDF.

Esular Data Analysis Dashboard

Interactive Charts

Data comparison across different time intervals. Zoom, filtering, and detailed analysis tools.

Artificial Intelligence Predictions

Yield predictions based on historical data. Irrigation and fertilization optimization recommendations.

Automatic Reporting

Daily, weekly, monthly automatic reports. Download in Excel and PDF format.

IoT and LoRaWAN Integration

Manage hundreds of IoT sensors and devices on a single platform. Seamless communication with LoRaWAN gateway in a 10 km range. All our hardware products work fully integrated with the platform.

Esular IoT Device Management

LoRaWAN Gateway

10 km range wireless communication. Manage hundreds of devices with a single gateway.

Easy Integration

Setup in minutes with plug-and-play functionality. Automatic device discovery.

Secure Communication

End-to-end encryption. Data security and privacy guaranteed.

Automation and Smart Programming

Automate your irrigation, greenhouse climate control, and fertigation systems. Make smart decisions based on sensor data. Create your own automation scenarios with If-Then-Else rules.

Esular Automation System

Scheduled Irrigation

Timed or soil moisture-based irrigation programs. Weather integration.

Scenario Creation

Create your own automation scenarios with If-Then-Else rules. Unlimited possibilities.

Multi-System Synchronization

Manage irrigation, climate control, and fertigation together. Integrated automation.

Security and Reliability

Your data is securely stored on the AWS cloud infrastructure. 99.9% uptime guarantee, continuous service with automatic backups and disaster recovery plans. ISO 27001 certified security standards.

Esular Security and Control Panel

AWS Cloud Infrastructure

The world's most reliable cloud infrastructure. Automatic scaling and high performance.

Automatic Backup

Daily automatic backup. 30-day data history. Restore anytime.

User Authorization

Role-based access control. Multi-user support and detailed permission management.

Center Pivot and Irrigation Management

Advanced control and monitoring panels for professional irrigation systems. Pivot irrigation, valve control, and sensor management on a single platform.

Center Pivot Management Panel

Center Pivot Management

Central pivot monitoring and control

Center Pivot Control Screen

Pivot Control Panel

Remote pivot control

Center Pivot Detailed View

Detailed Pivot Analysis

Performance and efficiency analysis

Why Esular Cloud Platform?

Digitize your agriculture with modern technology, ease of use, and strong support.

User-Friendly Interface

Intuitive and modern design minimizes learning time. Easy to use without technical knowledge. International use with multi-language support (Turkish, English, and more). Quick start with video tutorials and user guides.

Continuous Update

Automatic updates thanks to cloud-based architecture. New features and improvements are continuously added. Own the latest technology without extra cost. Continuous development based on your feedback.

24/7 Technical Support

Our expert team is always with you. Fast support via WhatsApp, phone, and email. Remote troubleshooting. System setup and training services.

Try the Esular Platform Today

Explore all the platform's features with a free demo. Our expert team will provide a personalized presentation and answer your questions. Take the first step towards digitizing your agriculture today.

Request a Free Demo